EasyManua.ls Logo

Dahua DH-XVR5416L-X - Page 242

Dahua DH-XVR5416L-X
359 pages
Print Icon
To Next Page IconTo Next Page
To Next Page IconTo Next Page
To Previous Page IconTo Previous Page
To Previous Page IconTo Previous Page
Loading...
Local Configurations 226
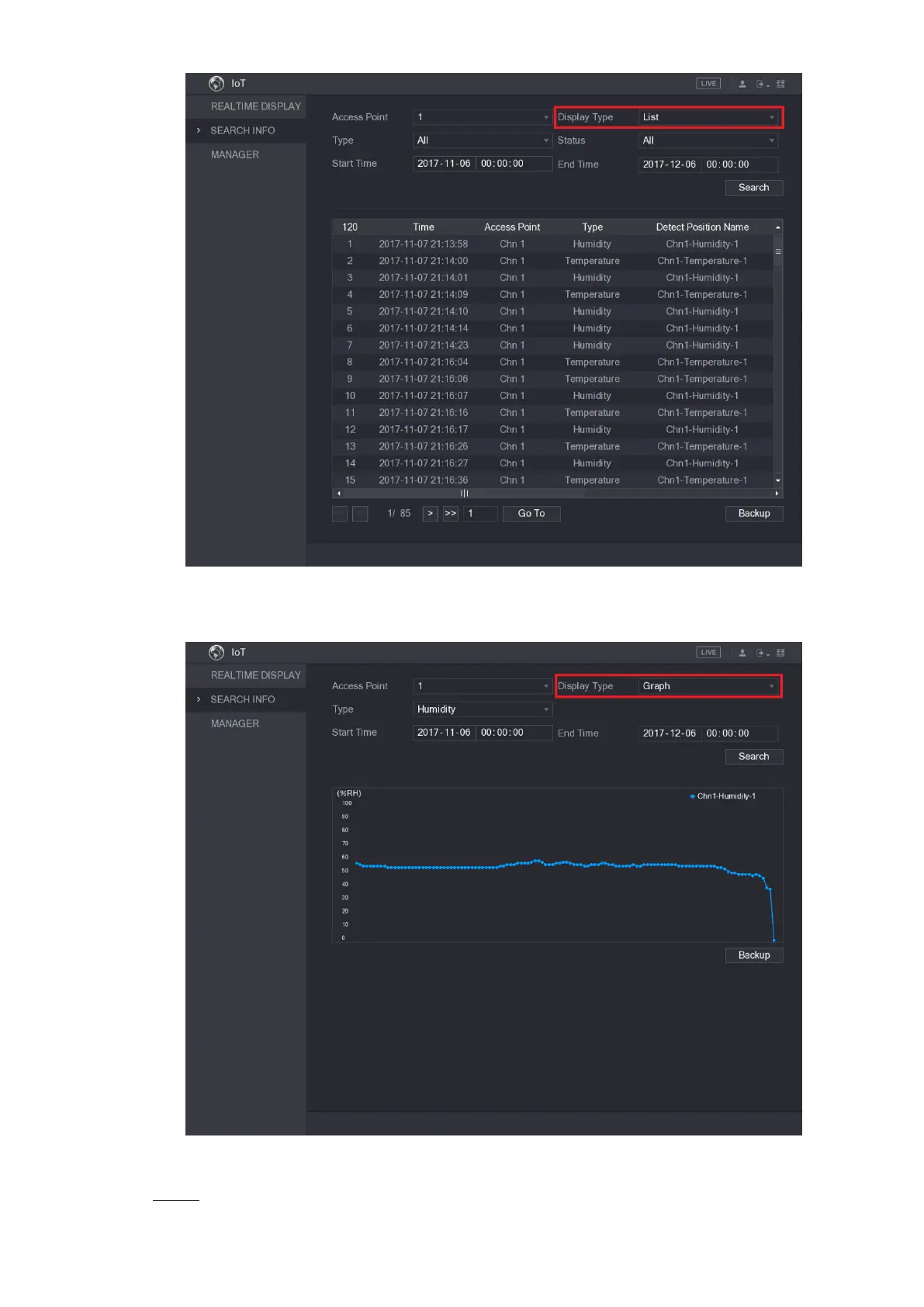
Figure 5-190
For the data displayed in graph, see Figure 5-191.
Figure 5-191
Click Backup. The system starts exporting the data. Step 4

Table of Contents

Related product manuals