EasyManua.ls Logo

RADIOMETER TCM3 - Page 143

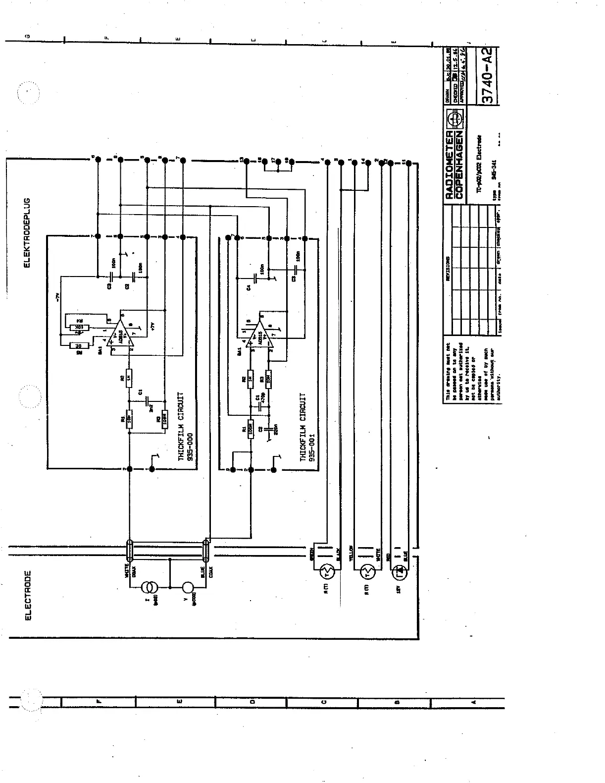
RADIOMETER TCM3
145 pages
Print Icon
To Next Page IconTo Next Page
To Next Page IconTo Next Page
To Previous Page IconTo Previous Page
To Previous Page IconTo Previous Page
Loading...
5
--
vu
muse
|
ΠΕ
|
сое
жар
ину
en
106-596
vi
e
|EV-OP
ZE
wore
da
Jo
oan
toes
-
ap0.3531
2000/206-1L
JO
podas
nr
qeu
$
=
“UF
АТО
63
м
AI
|
DJ
NSBYHNB400
C
esi
HS
LENOTOVE
as
ste
tele
ane
LI
11...
?
FW
MF
é
11
>
UD
vi
|
|
ὧν
9
Ca
e
ar)
'
T00-SE6
ㅠㅜ
LINOUID
WILANOTHL
]
+
#2
.
a
i
2
Le
+
1
da
arl
=
ыы
9
sr
ser
|
ssa
a
=
=
I
é
|
[>
TRE
HE
A
5
$
αλα.
ni
τὰ
i
6
i
res
:
=.
|
000-566
©
2
LINQUID
WILANOTHL
t
1
.
2
?
ræs
'
1
|
1
1
@
toa
©
o
=
pe
$
I
s
|
usar
sa
|
==
e
“Üz
|
=
|
©
M
e
4
1
=
tov
=
l
2
ann
e
5
voos
À
A
.
1
i
Fu
|
e
Im
9
a
a
=
gn1d
OH+
ヨコ
300819373

Related product manuals