EasyManua.ls Logo

Camus Hydronics Dynaforce DRN4000 - Page 41

Camus Hydronics Dynaforce DRN4000
82 pages
Print Icon
To Next Page IconTo Next Page
To Next Page IconTo Next Page
To Previous Page IconTo Previous Page
To Previous Page IconTo Previous Page
Loading...
41
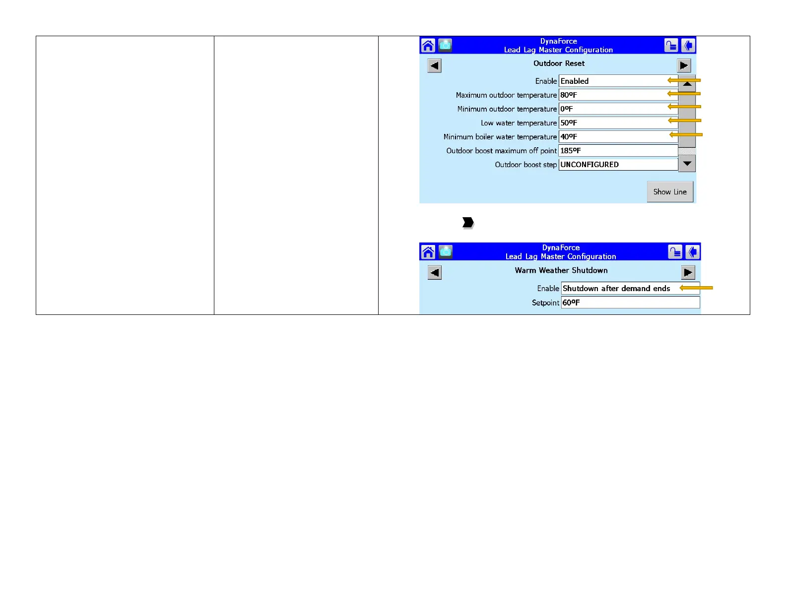
17) Press [Show Line] to confirm reset curve
18) Press the to arrive at Warm Weather Shutdown
19) Select Enable = Shutdown after demand ends

Table of Contents

Related product manuals