EasyManua.ls Logo

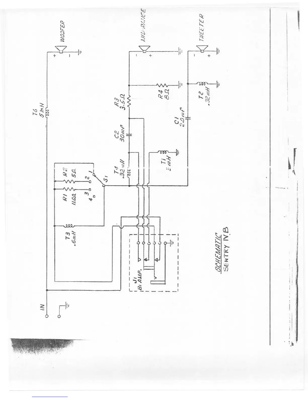
Electro-Voice SENTRY IVA - System Schematic; Sentry IVB Schematic Diagram

Electro-Voice SENTRY IVA
9 pages
Print Icon
To Previous Page IconTo Previous Page
To Previous Page IconTo Previous Page
Loading...

Other manuals for Electro-Voice SENTRY IVA

Related product manuals