EasyManua.ls Logo

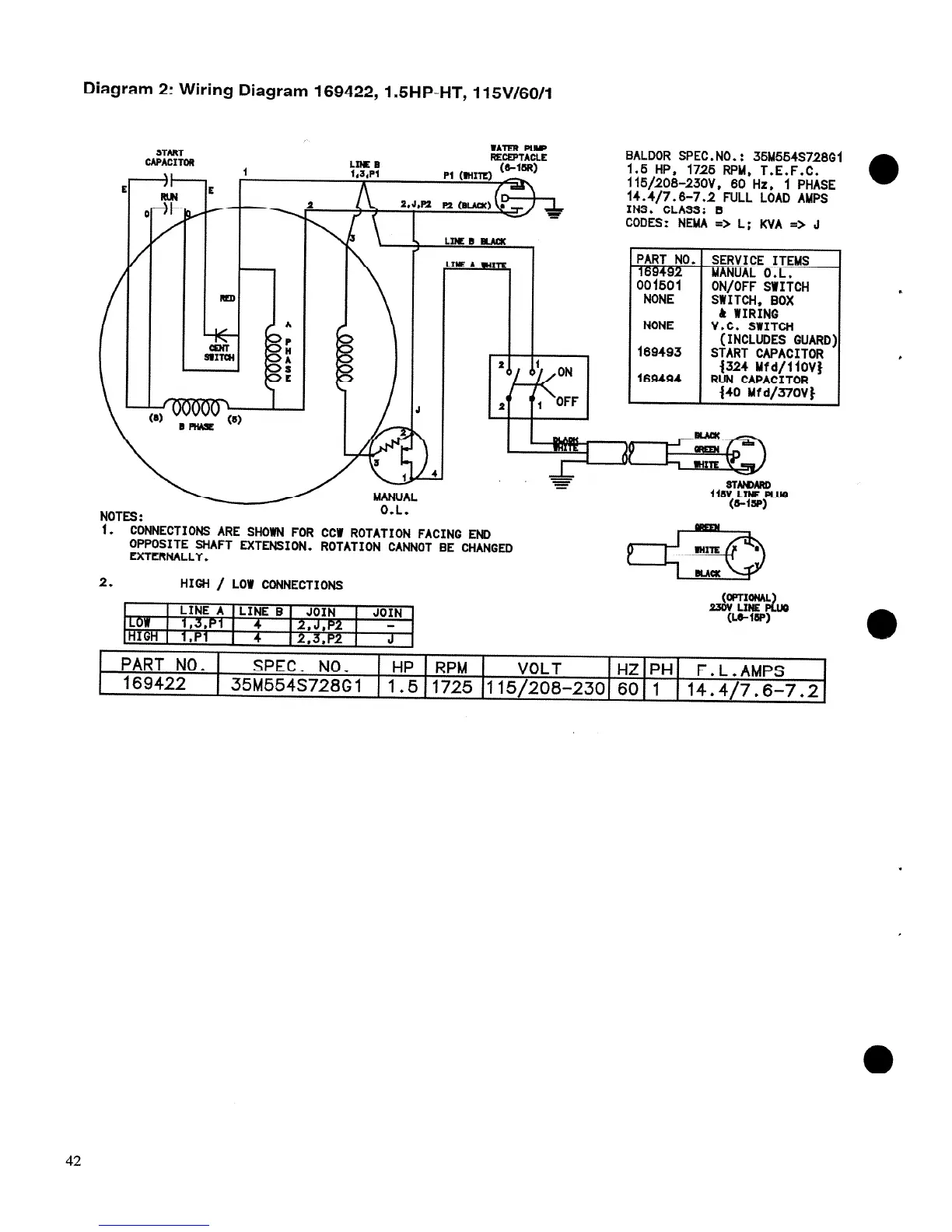
Felker TM-1HT - Wiring Diagrams; Wiring Diagram 169422

Felker TM-1HT
46 pages
Print Icon
To Next Page IconTo Next Page
To Next Page IconTo Next Page
To Previous Page IconTo Previous Page
To Previous Page IconTo Previous Page
Loading...

Related product manuals