EasyManua.ls Logo

Sigma 6000+ - Primary AC Power (120) Schematic

Sigma 6000+
42 pages
Print Icon
To Next Page IconTo Next Page
To Next Page IconTo Next Page
To Previous Page IconTo Previous Page
To Previous Page IconTo Previous Page
Loading...
|
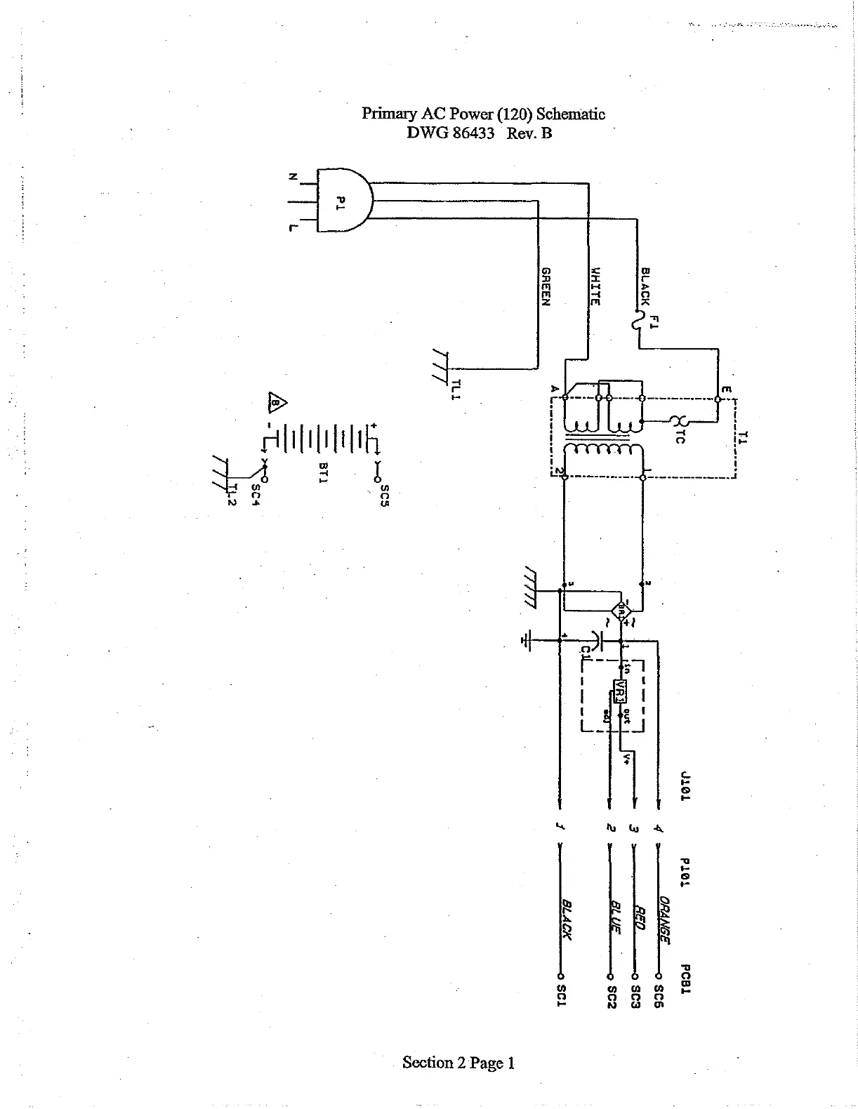
Primary
AC
Power
(120)
Schematic
DWG
86433
Rev.
B
1
]
|
т
|
}
I
1
i
|
1
t
o
El
Fl
BLACK
i
WHITE
AL...
GREEN
~
TLL
WJ
PL
)
.
м
о
a
El
SC4
TL2
161
PLOL
PCB1
4
ORANGE
606
3
=-
ci2
o
scs
2
BLUE
о
$52
SLACK
o
SCI
Section
2
Page
1

Related product manuals