EasyManua.ls Logo

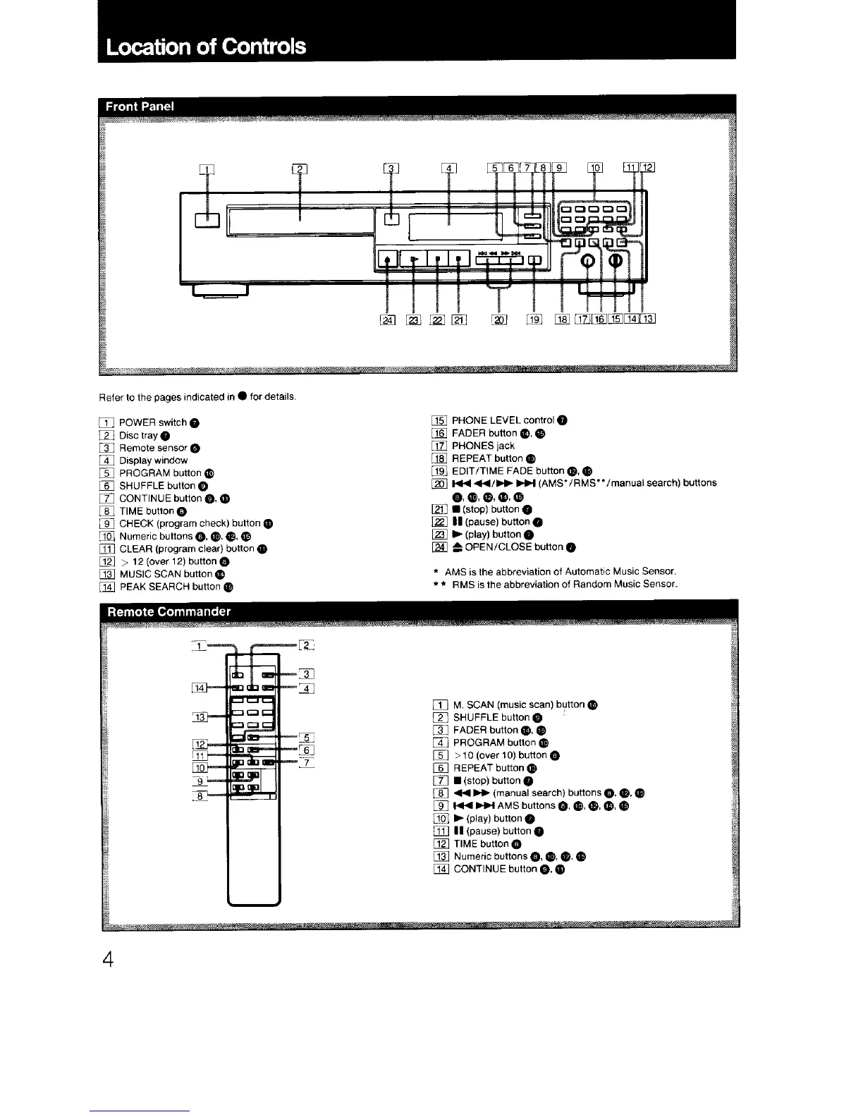
Sony Compact disc player - Location of Controls; Front Panel Controls; Remote Commander Functions

Sony Compact disc player
17 pages
Print Icon
To Next Page IconTo Next Page
To Next Page IconTo Next Page
To Previous Page IconTo Previous Page
To Previous Page IconTo Previous Page
Loading...

Related product manuals