EasyManua.ls Logo

Tascam MD-CD1 - 4 - Features and Their Functions; Front Panel Controls Overview

Tascam MD-CD1
56 pages
Print Icon
To Next Page IconTo Next Page
To Next Page IconTo Next Page
To Previous Page IconTo Previous Page
To Previous Page IconTo Previous Page
Loading...
TASCAM MD-CD1
Owner’s Manual
11
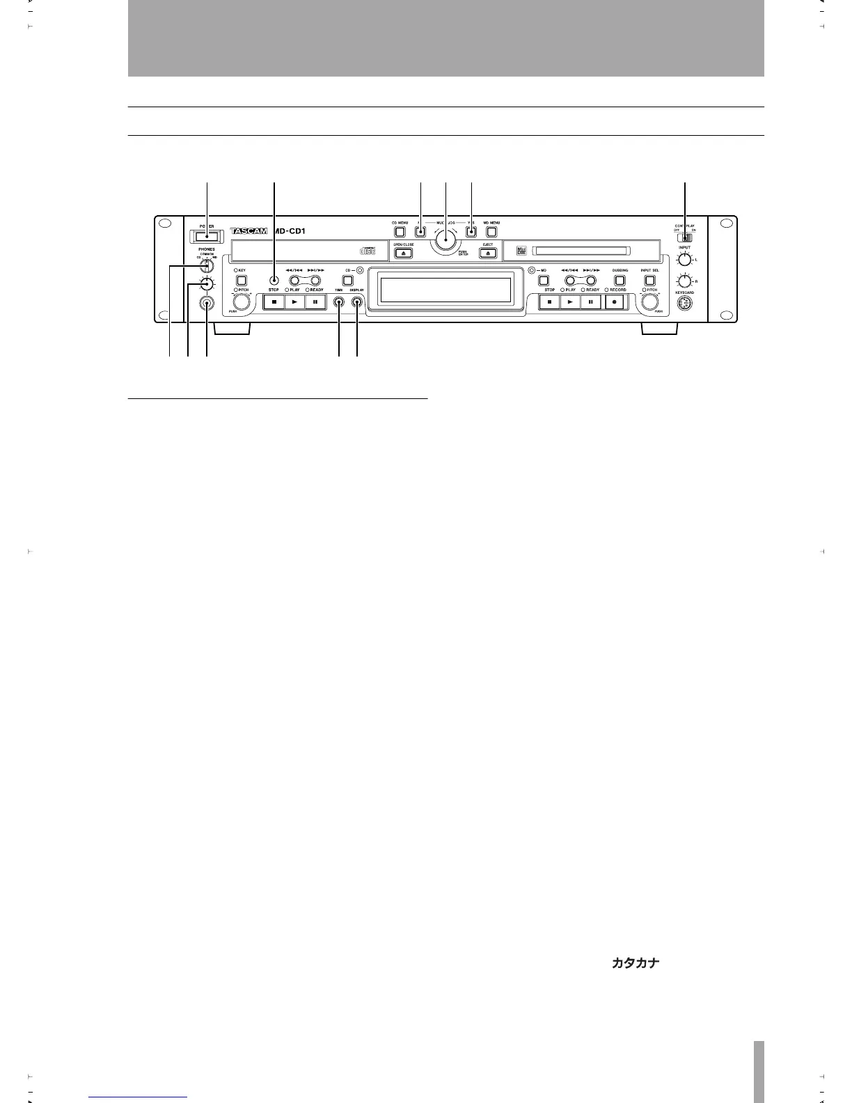
4 – Features and their functions
Front panel
Shared features
1
Power switch
2
Remote signal sensor
3
NO key
Used to cancel menu operations dur-
ing menu mode
.
During title input mode, it is used to delete character
inputs
4
MULTI JOG dial / ENTER key
Func-
tions as the MULTI JOG dial when rotated, and as
the ENTER key when pushed
MULTI JOG dial functions
Normal mode: selection of MD disc groups (when
MD indicator is lit and group mode is ON) or selec-
tion of MP3 disc directories (when CD indicator is
lit)
Program mode: selection of recorded tracks
Menu mode: selection of menu options and their set-
tings
MD Edit mode: selection of editing points
Title input mode: character input selection
ENTER Key functions
Program mode: conrmation of selected tracks
Menu mode: conrmation of menu options and con-
rmation of settings and editing on the menu (works
the same as the YES key)
Title input mode: conrmation of selected characters
5
Yes key
Menu mode: conrmation of menu
options and conrmation of settings and editing on
the menu
Title input mode: inserts characters
6
CONT PLAY switch
When ON, the CD and
MD decks play successively. During playback, the
deck automatically becomes the display master.
7
PHONES source selection switch
During headphone monitoring, CD, COMMON or
MD can be selected as the source. When COMMON
is selected, both CD and MD sources can be simulta-
neously monitored. When both decks output a signal,
the monitored source depends on the “COMMON?”
option setting on the SYSTEM menu.
8
PHONES level control
Adjusts the head-
phone output level
9
PHONES jack
This is a standard pin jack for
stereo headphone connection. When using head-
phones with a stereo mini plug, an adaptor is
required.
A
TIME key
Pressing this key changes the time
mode on the display. Refer to “Time display switch-
ing” on page 30. Even when the power is turned off,
the time mode is retained.
B
Display key
Used to select input character
type during Title Input mode. Refer to “Title input”
on page 45.
The type of character selected is indicated by the dis-
play.
Lower case letters/code: no indication
Capital letters/code: CAPS
Japanese:
12 345 6
789 0q
2ReMD-CD1.fm 11 ページ 2004年11月5日 金曜日 午前7時35分

Table of Contents

Other manuals for Tascam MD-CD1

Related product manuals