EasyManua.ls Logo

Epson EMP 400W - Info Menu (Display Only)

Epson EMP 400W
75 pages
Print Icon
To Next Page IconTo Next Page
To Next Page IconTo Next Page
To Previous Page IconTo Previous Page
To Previous Page IconTo Previous Page
Loading...
List of Functions
34
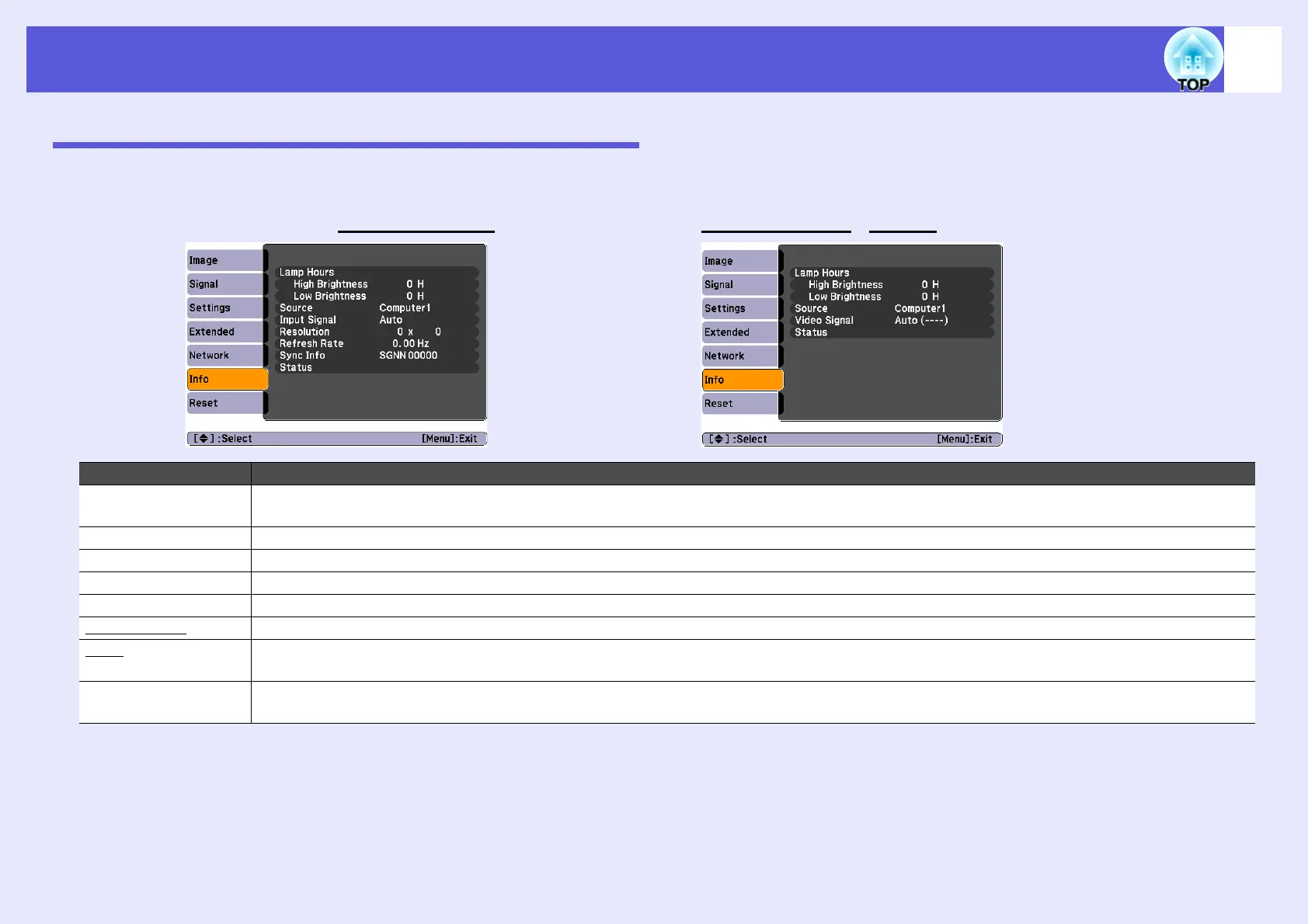
Info Menu (Display Only)
Lets you check the status of the image signals being projected and the status of the projector. Items displayed vary depending on the image signal currently
being projected as shown in the following screen shots.
Sub Menu Function
Lamp Hours You can display the cumulative lamp operating time
*
.
When it reaches the lamp warning time, the characters are displayed in yellow.
Source You can display the input port name for the connected equipment currently being projected.
Input Signal You can display the content of "Computer1" or "Computer2" set in the "Signal" menu according to the "Source".
Resolution You can display the input resolution.
Video Signal You can display the content of "Video Signal" set in the "Signal" menu.
Refresh Rateg You can display the refresh rate.
Syncg Info You can display the image signal information.
This information may be needed if service is required.
Status This is information about problems that have occurred on the projector.
This information may be needed if service is required.
* The cumulative use time is displayed as "0H" for the first 10 hours. After 10 hours or more, one hour is added for each subsequent hour.
Computer image/Component videog Composite videog/S-videog

Table of Contents

Related product manuals