EasyManua.ls Logo

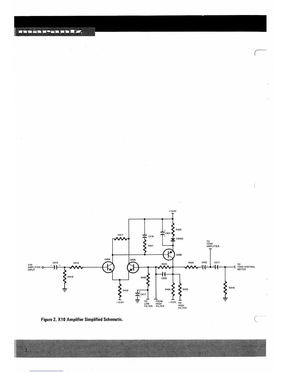
Marantz 1200 - X10 Amplifier Simplified Schematic

Marantz 1200
23 pages
Print Icon
To Next Page IconTo Next Page
To Next Page IconTo Next Page
To Previous Page IconTo Previous Page
To Previous Page IconTo Previous Page
Loading...

Related product manuals