EasyManua.ls Logo

Quest Engineering 215 - Page 18

Default Icon
34 pages
Print Icon
To Next Page IconTo Next Page
To Next Page IconTo Next Page
To Previous Page IconTo Previous Page
To Previous Page IconTo Previous Page
Loading...
Minimum
'+0+
20, ',
¢
I- _ +v°io+,II -
P 50 SI / Qi "45 FiIFr _. Maximun
go "_ Limit
TL_'6Q dlt TL _'60dB
,°r , I , I , i,il, , i, idol
0,t 0,15 0,2 0,4 0,6 0,g 13 6 8 tO
Frequency RAtio -- f/fm
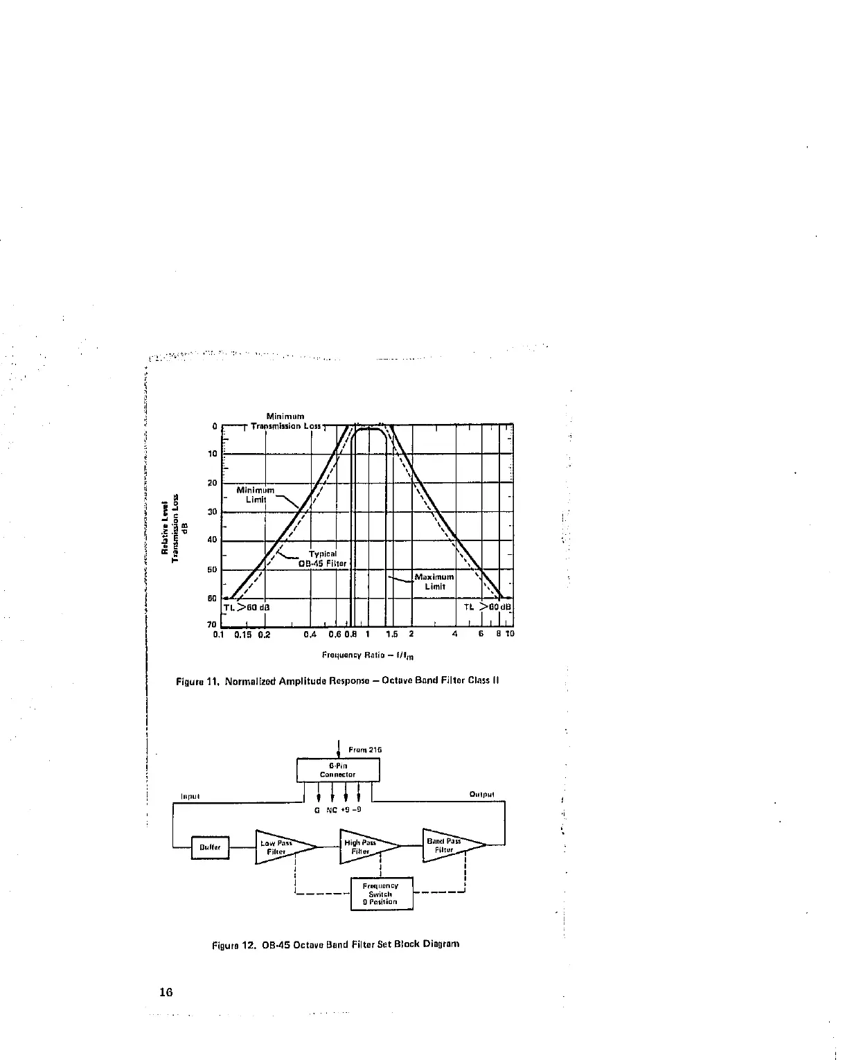
Figure 11, NormaJlzod Amplitude Rosporlso - Octave Band Filter Class II
From215
I o°_,a_:,o,iI
,,,°o, II_l o+, ,
+
:
1 _'+'°°°'t J
...... SwitelI ....
e posiliOrt
Figure12. 0B,45 OctavoBand FilterSetBlock Diagram
16

Related product manuals