EasyManua.ls Logo

Akai CS-703D - Page 28

Akai CS-703D
67 pages
Print Icon
To Next Page IconTo Next Page
To Next Page IconTo Next Page
To Previous Page IconTo Previous Page
To Previous Page IconTo Previous Page
Loading...
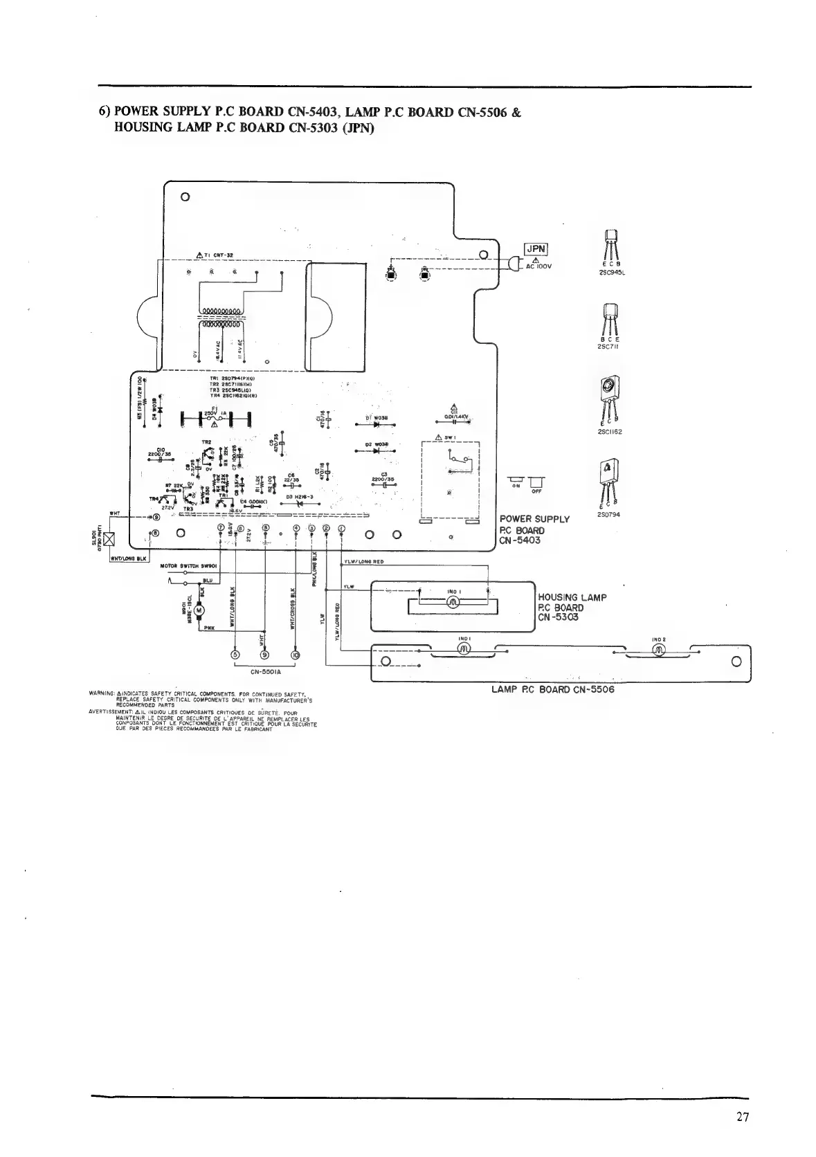
6)
POWER
SUPPLY
P.C
BOARD
CN-5403,
LAMP
P.C
BOARD
CN-5506
&
HOUSING
LAMP
P.C
BOARD
CN-5303
(JPN)
ASTI
CNT-32
TRI
28D794(P
119)
TR2
2SC7HIGKH)
TR3
2SC945Li9)
TR4
2SCIIEZIQNRY
R3
(FS)
172w
100
D4
wo3B
a
2
8
470/38
x
8
8o
Ss
&
Saeed
RB
22K
CT
100/26
he
sat
Se
SE
8
RP
22K_.OY
s
4
Ze
UE
othe
ewe!
13
482
=e
r3
TRE
03
H216-3
M901
M38E-ISCL
CN-5501A
WARNING:
BINDICATES
SAFETY
CRITICAL
COMPONENTS,
FOR
CONTINUED
SAFETY,
REPLACE
SAFETY
CRITICAL
COMPONENTS
ONLY
WITH
MANUFACTURER'S
RECOMMENDED
PARTS
*s
AVERTISSEMENT:
AIL
INDIOU
LES
COMPOSANTS
CRITIQUES
DE
SURETE.
POUR
MAINTENIR
LE
DEGRE
DE
SECURITE
DE
L'
APPAREIL
NE
REMPLACER
LES
CONPOSANTS
DONT
LE
FONCTIONNEMENT
EST
CRITIQUE
POUR
LA
SECURITE
QUE
PAR
DES
PIECES
RECOMMANDEES
PAR
LE
FABRICANT
I
BR
YY
1
ot
2
as
6
sed
22735
ai
YLW/LONG
RED
2SC945L
aa
BCE
2sc7it
4
|
Di
wo3e
oon
ec®
‘"
ascli62
swi
02
wo3e
E
Se
yy
7
a
||
ot
wef
2200/35
\
!
Tm
—t
|
é
!
id
OFF
|
3
|POwERsuppLy
=“
RC
BOARD
CN-5403
YLW/
LONG
RED
HOUSING
LAMP
PC
BOARD
CN
-5303
LAMP
RC
BOARD
CN~5506
27

Related product manuals