EasyManua.ls Logo

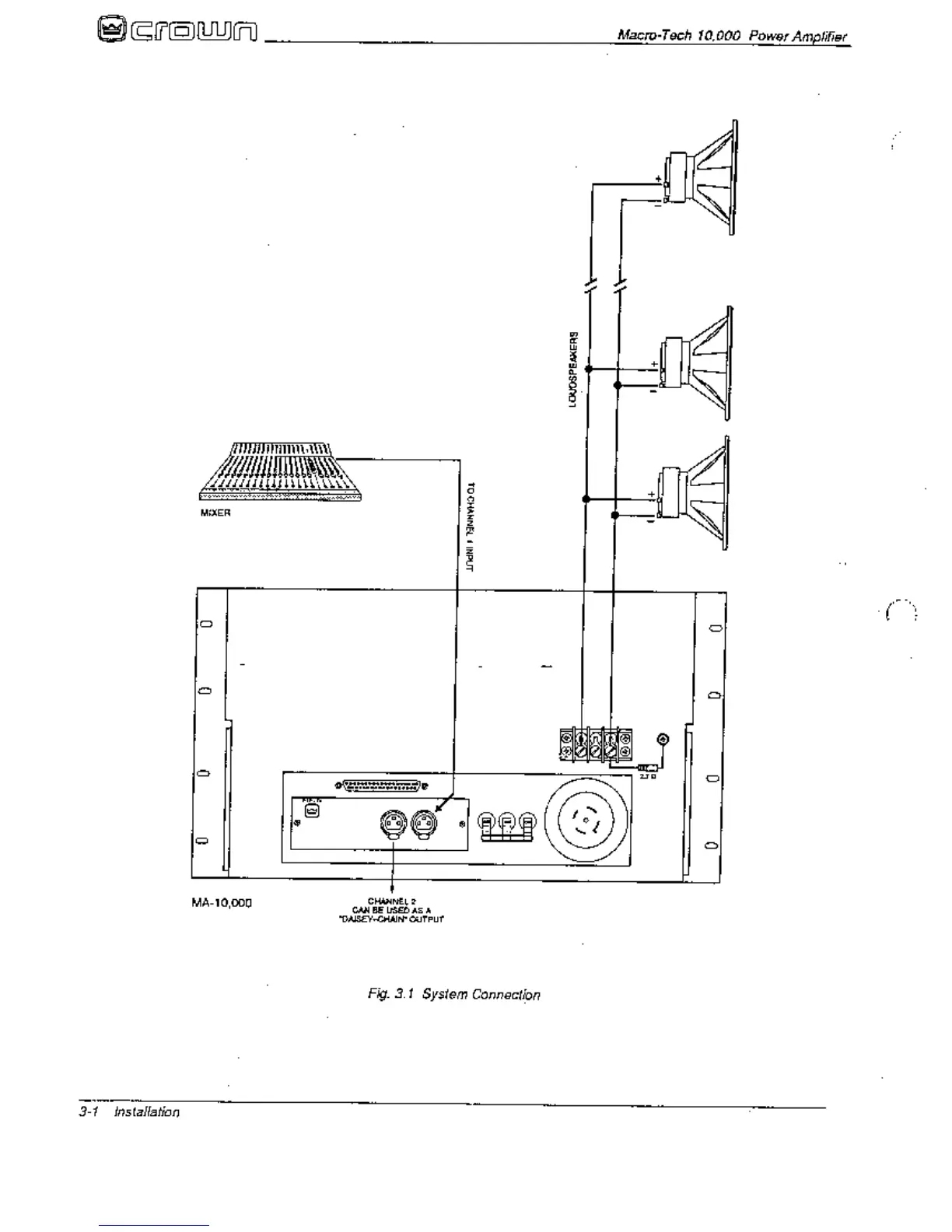
Crown Macro-Tech MA-10000 - System Connection

Crown Macro-Tech MA-10000
41 pages
Print Icon
To Next Page IconTo Next Page
To Next Page IconTo Next Page
To Previous Page IconTo Previous Page
To Previous Page IconTo Previous Page
Loading...

Related product manuals