EasyManua.ls Logo

Philips DCC170/00 - Page 57

Philips DCC170/00
78 pages
Print Icon
To Next Page IconTo Next Page
To Next Page IconTo Next Page
To Previous Page IconTo Previous Page
To Previous Page IconTo Previous Page
Loading...
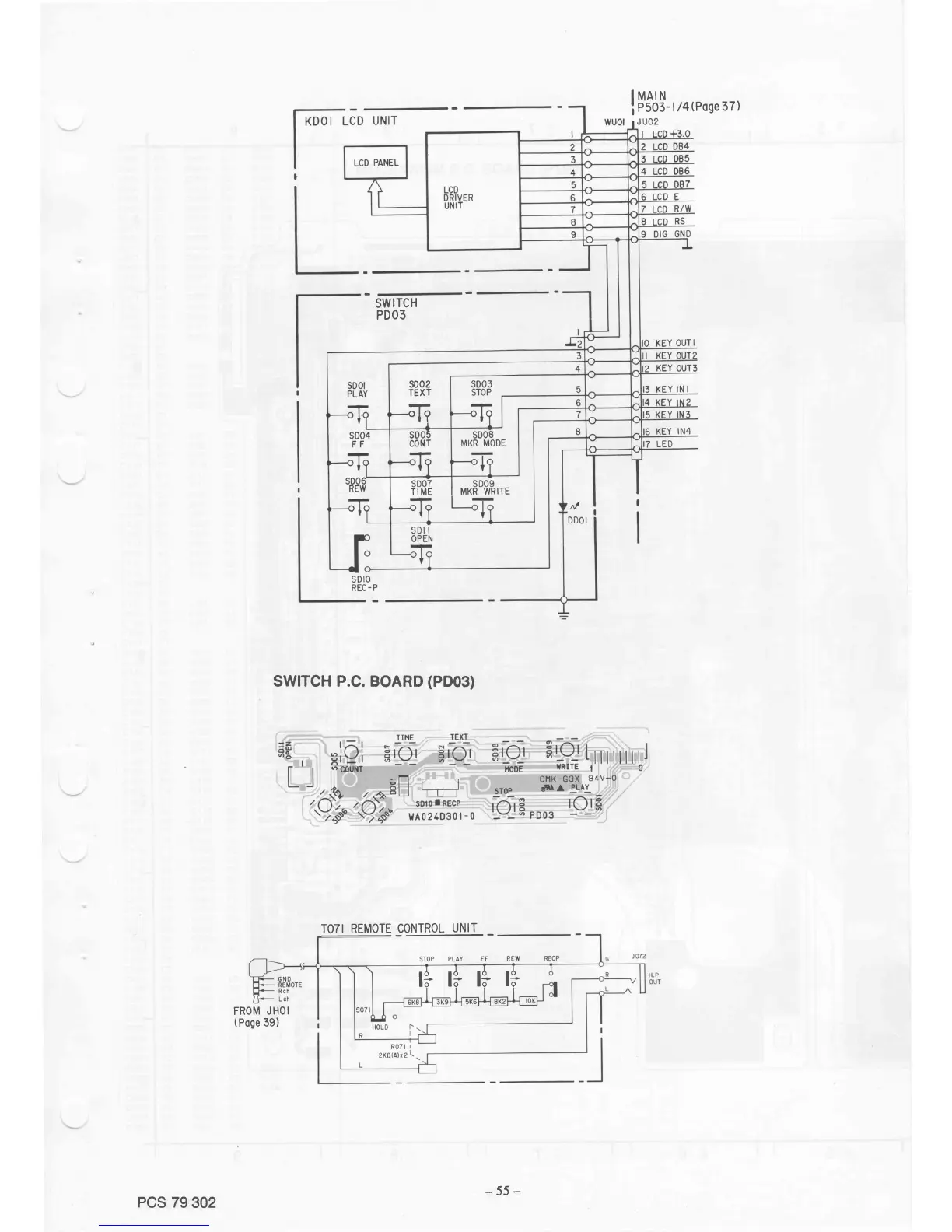
IMAIN
i
esos-
| /4(Poge
37 )
SWITCH
PDO3
swlTcH
P.c.
BoARD
(PDo3)
TOTI
REMOTE CONTROL
UNIT
ti
ri
ti
li
FROM
JHOI
(Poge
39)
s002
TEXT
ffi
TIME
I
MKR
WRITE
PCS
79
302
-55-

Table of Contents

Related product manuals