EasyManua.ls Logo

Philips DVP620VR - Page 28

Philips DVP620VR
104 pages
Print Icon
To Next Page IconTo Next Page
To Next Page IconTo Next Page
To Previous Page IconTo Previous Page
To Previous Page IconTo Previous Page
Loading...
Power
Supply
Block
Diagram
-————oOooooe
oe
la
Vad
NIV
V9
AlddNS
YaMOd
@4
©
Lr
AZi+NO-d
GAG
©
|
AG
'EtAZ
©
oto
=z
G
ae
! =
Z|
coor
(1)
jl
(r)
uate
1
Youu
Lootol
Y7
:
|
Een
(8)
©
1
i
ACL+MS
s-
0
AS'S+NO-d
GAC
©
AS*NO-d
GAC
©
Nooste
tet
=|
ACEHNOd
a |
L_AtienS
6
¢—
ED
a
Tasmno-g]
Z]
o
I
|__Ae‘e*Aa|
[nesta
k—
|
Ac'staal
e|
[_
Adrenal
2
k—
Lae
nays
|
1010
‘Day
Acer
“Dau
Act
A0E-T¥
©
<LOSOI
JO
99
Nid
WOW
MS-MOd"9
°
AZLHIATOSt
TY
©
L099]
4O
98
Nid
OL>
“FNMOGrd
°
i
fi
i
ASTHANIL
©
>
is)
pe
andl
< <
a
|
=
=]
3
<=
io
ec
wy
wi
of
ow
cx
ma
heres
ual
Ba
1090]
40
£9
Nid
WOUs>
aN
Lo
>
0
H'NO-d
©
Iso
aoserwva'LL.
|
H
H
vood-
Food
a
Loold
|
ASHINO-d
©
;
|
|
|
V
|
|
|
|
AtPr+NO-d
©
IAPPTAAS|
Li
|
|
|
|
.
(
pS00'ES0O
J
H
:
ee
are
ee
|
|
Ca
ne
eo
OPN
ah
CON
OE
NOR
CSE
Crea
a
ME
itive
aa
ingia
fon
{1}
0)
yNoN}o
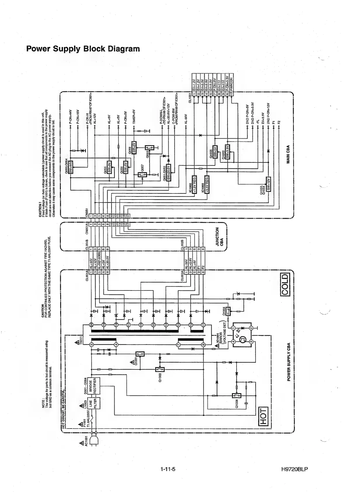
Ajddns
seMod
ely
Ut
s}JUeUOdUIOD
aUsos
esned
Aeu
}!
BSIMIaYIO
*Addns
semod
oy
etp
0}
Grid
oy
ep
euUOD
NoA
es0Jaq
@AQaaJep
JOU
ere
YiNd4ID
"asna
A0S2/1v9'
LL
AdAL
AWS
SHL
HLM
AINO
30V1d34
‘Jeuluse}
UOULLOD
&
Se
GND
104
Aiddns
samod
ey3
ut
sjuauoduzoo
jle
yey
Bes
0}
YOoYo
“UMOIq
Si
(1001-4)
ESM
UIEW
J]
"QUVZVH
JUId
LSNIVDV
NOLLDSLOUd
GINNILNOD
HOS
Bujsn
peunseow
si
ynauo
Jou
ui
sued
10)
BeYOA
es
“yun
su]
UL
pesn
si
yno29
Aiddns
semod
(
e1qeyejes
efeyon
oI
10)
eBeyoa
poxis
NOLLAVD
ALON
iNOLAVS
SS
SS
ST
nO
LookoY
Vv
H9720BLP
1-11-5

Other manuals for Philips DVP620VR

Related product manuals