EasyManua.ls Logo

Eagle TT-10 - Cab Option Wiring

Eagle TT-10
83 pages
Print Icon
To Next Page IconTo Next Page
To Next Page IconTo Next Page
To Previous Page IconTo Previous Page
To Previous Page IconTo Previous Page
Loading...
67
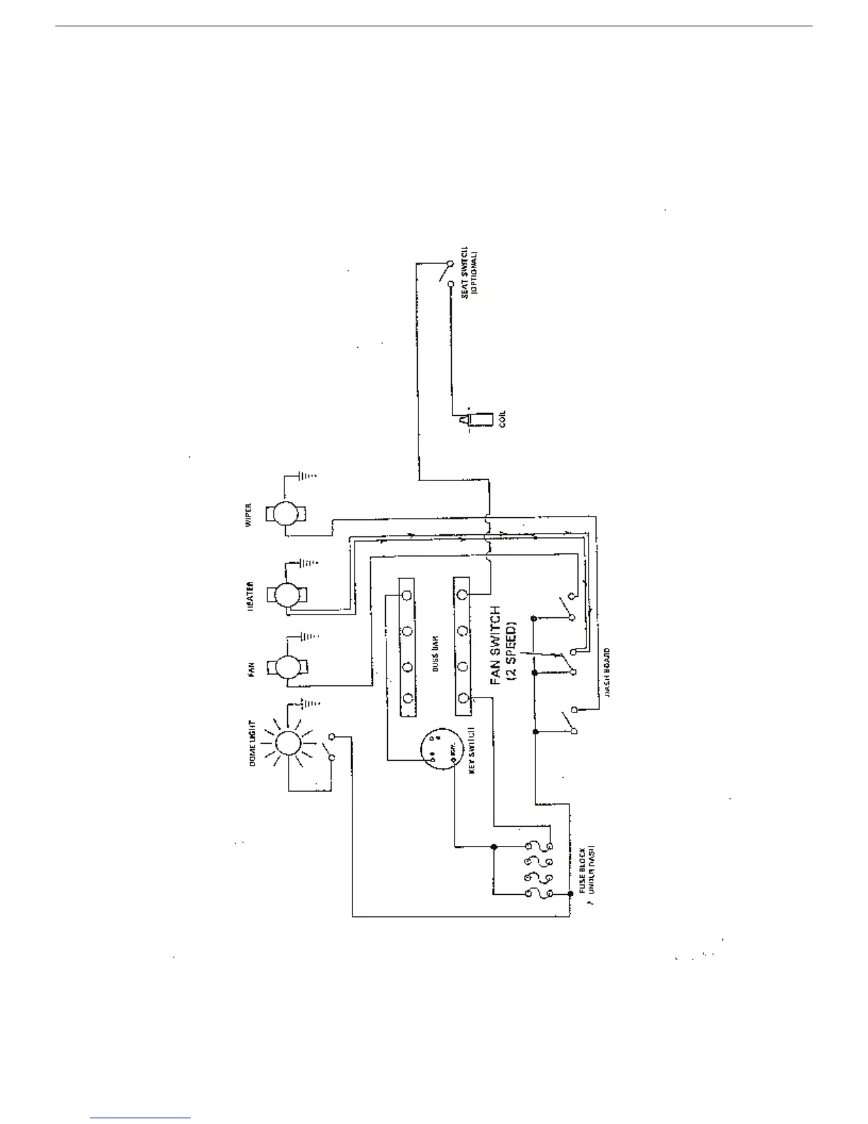
LIGHTS&ELECTRICAL
CABOPTIONWIRING

Table of Contents