EasyManua.ls Logo

HP 3720A - Page 122

HP 3720A
155 pages
Print Icon
To Next Page IconTo Next Page
To Next Page IconTo Next Page
To Previous Page IconTo Previous Page
To Previous Page IconTo Previous Page
Loading...
Section
V
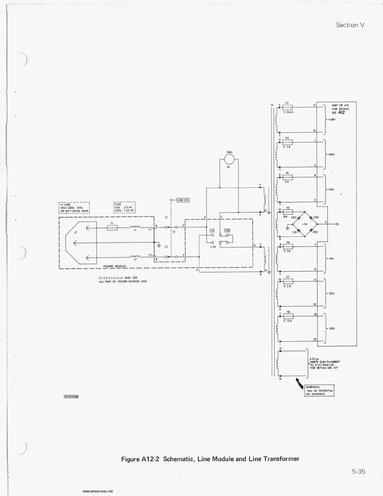
Figure
A1
2-2
Schematic, Line Module and Line Transformer
WWW.HPARCHIVE.COM
5-35

Table of Contents

Related product manuals