EasyManua.ls Logo

Tektronix 7834 - Page 32

Tektronix 7834
134 pages
Print Icon
To Next Page IconTo Next Page
To Next Page IconTo Next Page
To Previous Page IconTo Previous Page
To Previous Page IconTo Previous Page
Loading...
Operating Instructions-7834
2-2
NOTE
'AL
SELECTOR
SWITCH
AT THE
REAR
OF
THE
A
HORIZ
COMPARTMENT
.
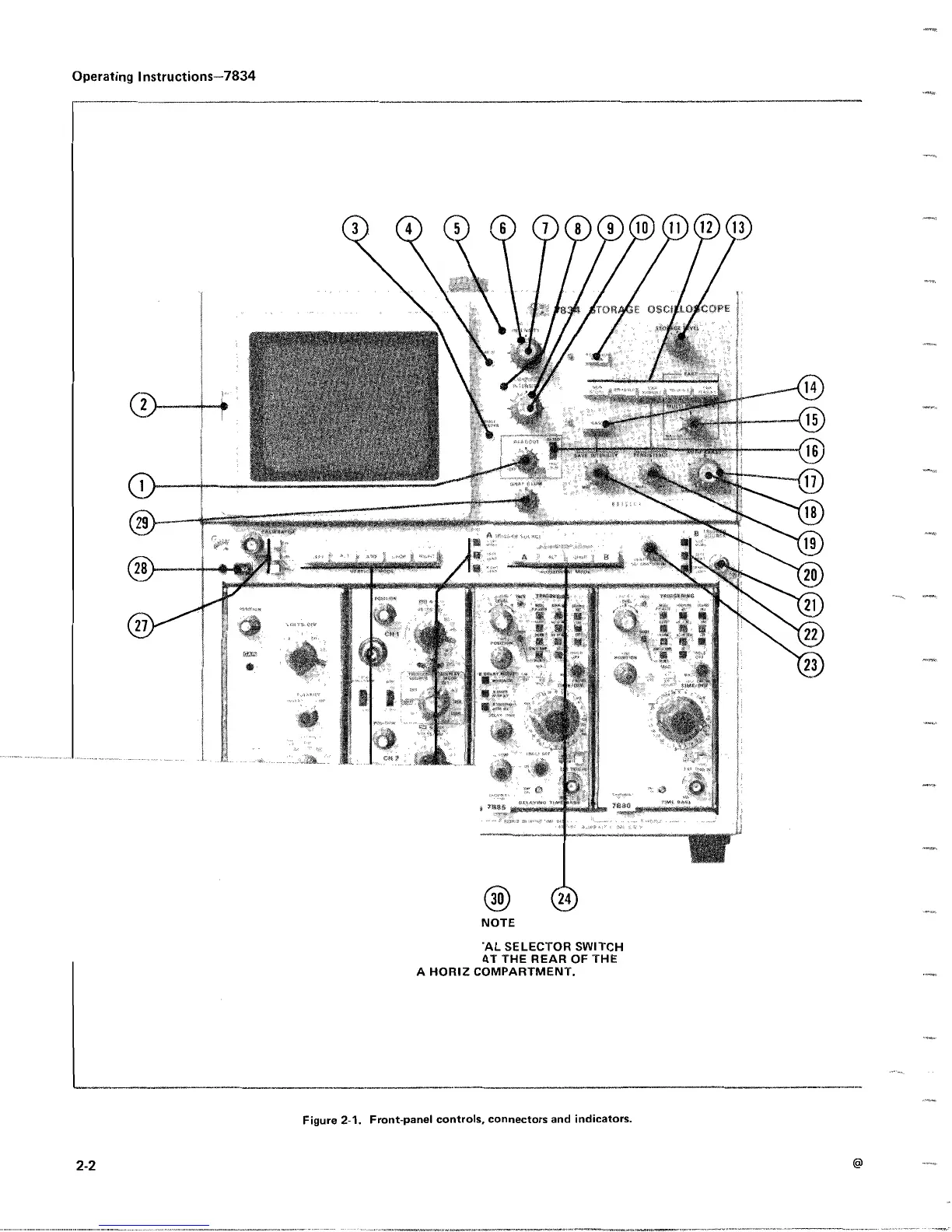
Figure
2-1
.
Front-panel
controls,
connectors
and
indicators
.

Table of Contents

Other manuals for Tektronix 7834

Related product manuals