EasyManua.ls Logo

Toa VX-2000 Series - Page 285

Toa VX-2000 Series
328 pages
Print Icon
To Next Page IconTo Next Page
To Next Page IconTo Next Page
To Previous Page IconTo Previous Page
To Previous Page IconTo Previous Page
Loading...
Chapter 11: OTHER PC SOFTWARE FUNCTIONS
1. MONITOR OPERATION CHECK
11- 4
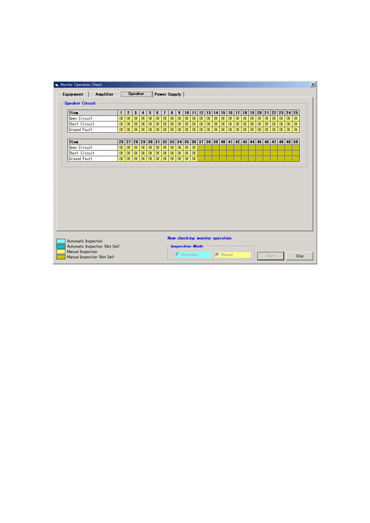
Step 4. Switch the Inspection Mode to manual operation, then press the [Start] button to begin manual
inspection.
During manual inspection, cables are removed or other failures are intentionally caused by hand in
order to have such failures detected. When a failure is detected, the "NG indication" is displayed.
In this manual inspection mode, failures are not automatically caused in the equipment.
Step 5. After check completion, press the [Stop] button to terminate manual inspection.
The dialog box "Monitor operation check was completed." will be displayed. Press the [OK] button to
close the dialog box.
Step 6. Click on the [OK] button in the [Monitor operation check] window to exit.

Table of Contents

Other manuals for Toa VX-2000 Series

Related product manuals