EasyManua.ls Logo

Cedima CTS-81 - Electrical Connection Diagram

Cedima CTS-81
32 pages
Print Icon
To Next Page IconTo Next Page
To Next Page IconTo Next Page
To Previous Page IconTo Previous Page
To Previous Page IconTo Previous Page
Loading...
Page 28
CEDIMA
®
Technical Documentation All rights reserved as per DIN 34 „Subject to modifications due to progressive development“
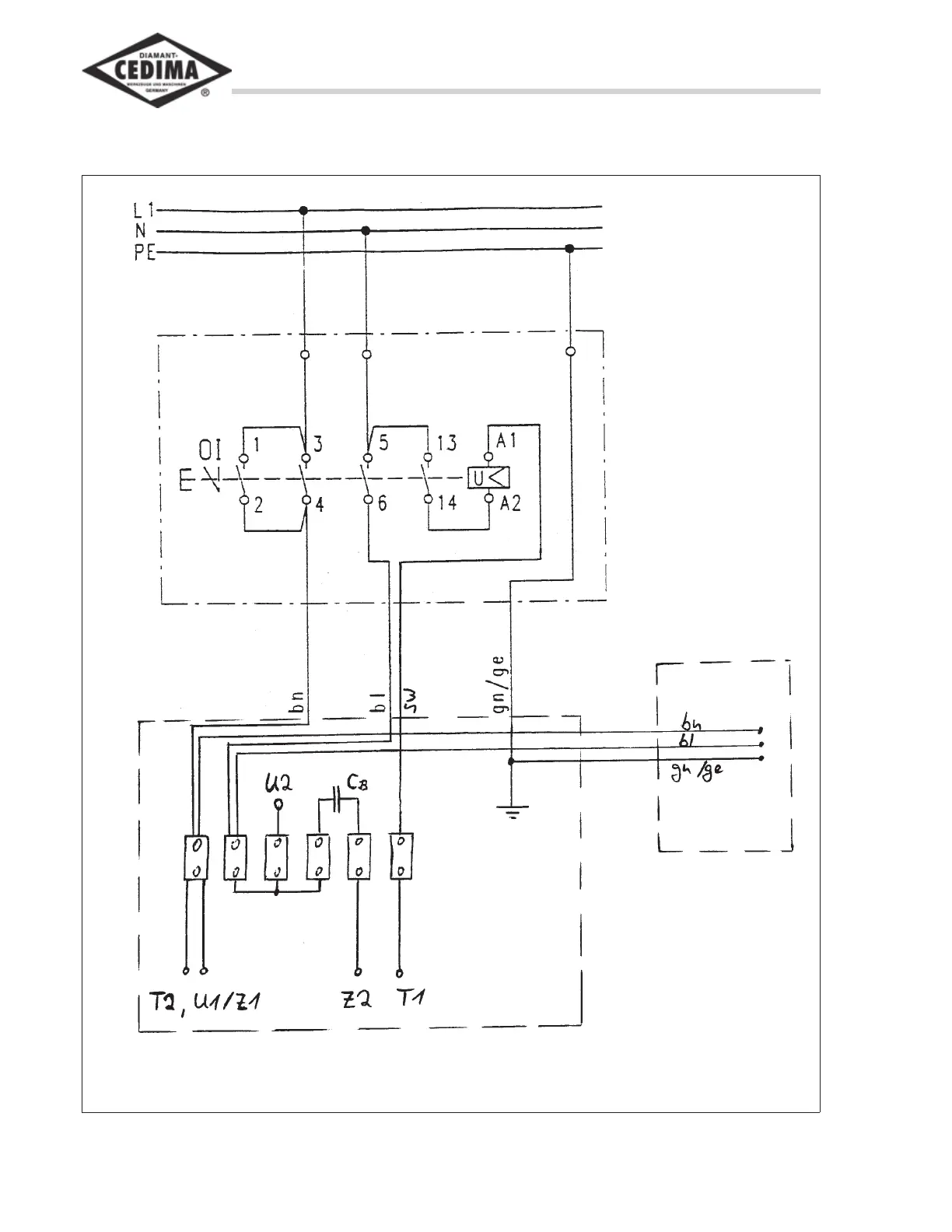
Sect. 7 - Electrical connection diagram
Bench Saw CTS•81, L, XL
Operating Manual 70 9998 0329 / UK 003
7. Electrical connection diagram
Bild 7.1 Electrical connection diagram CTS•81
Switch
Water pump
U1, U2 = Engine coil 1
Z1, Z2 = Engine coil 2
T1, T2 = Thermal switch