EasyManua.ls Logo

Marantz SA8400 - Page 26

Marantz SA8400
40 pages
Print Icon
To Next Page IconTo Next Page
To Next Page IconTo Next Page
To Previous Page IconTo Previous Page
To Previous Page IconTo Previous Page
Loading...
===
24
z POWER ON/OFF= !" L  
 !"# $%!&'()*+,-./01234
 !"#$%&'()* +,-.#/0 1!"
 !"
x 
 !"# $%&'
c REMOTE SENSOR !"#$
 !"#$%&'("#)*+
v  !"
 !"#$%&'()
b
SOUND MODE
= !"#$
 !"#$% `a  !"#
 ! `a !" `a !"#$%&'
PM 
n
TIME
= !"
 !"#$%&'(`a !"#$%&'()*
 !"#
 !"#$#%&'(%)* +,*!"-
 !"#$ !"#$% !"#$
 !"#$ ! PM 
m
TEXT
= !"
 !"#$%&'(`a !"#$%&'( )
 !"#$%&'( ! PQ 
,
DISPLAY OFF
= !"#
 !"#$%&'()*+
 !"#$%&' (")*!+#$,-"⁄6
 !"#
. PHONES !
 !"#$%&$'(
= !"#$%&'()
OPEN/CLOSE
/
PLAY
PAUSE
STOP
/
LEVEL
+
PHONES
-
ON/OFF
POWER
DISPLAY
OFF
TIME
DISPLAY
TEXT
SOUND MODE
bxznvm,.Ú0
Ú2 Ú1Ú3Ú4c
Ú7 Ú5Ú6

 !"
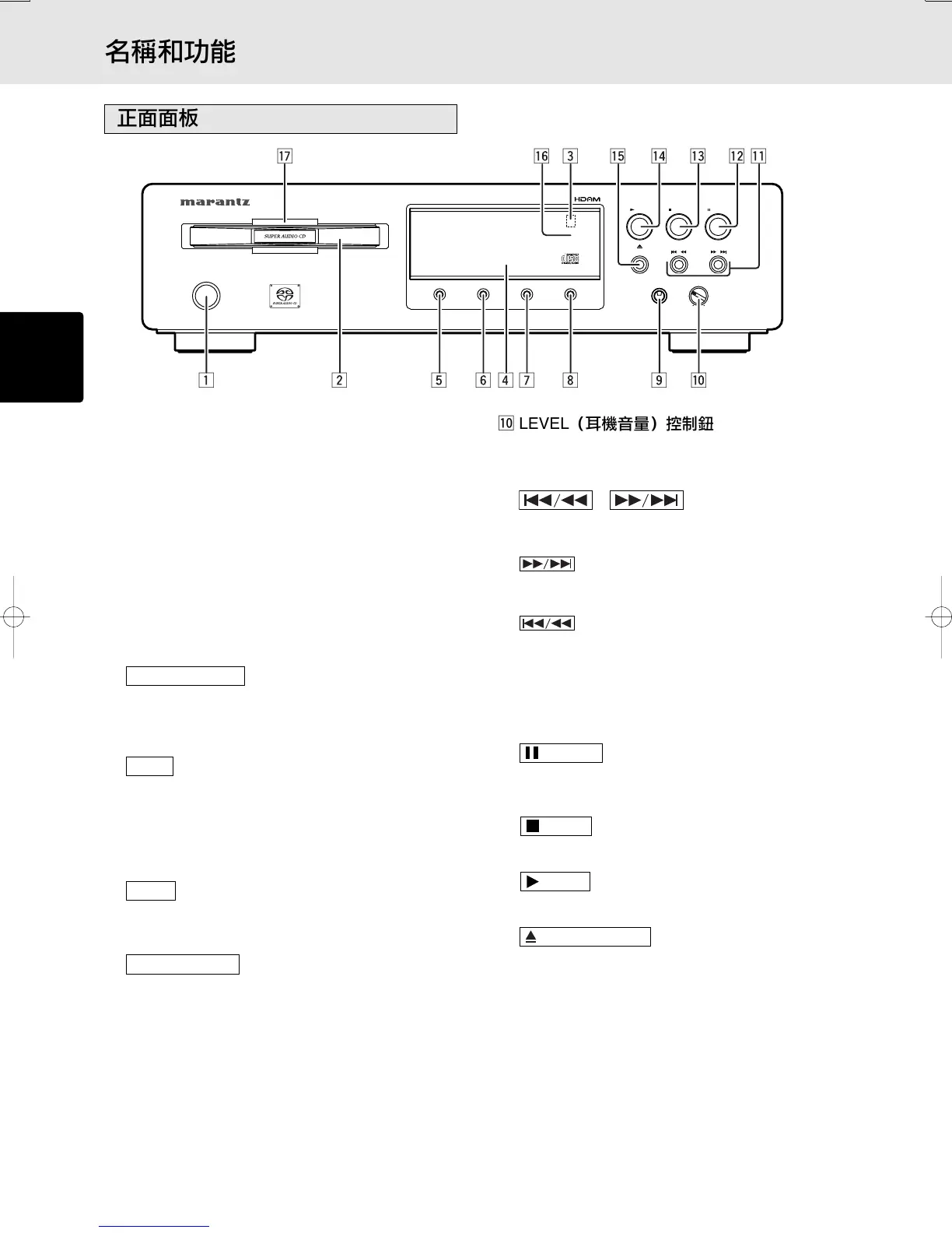
⁄0 LEVEL !"#
 !"#$%&'()*+,-./0123456
 !"#
⁄1 = !" L  !
 !"#$%&'()*+,()-./0 !
 !"#$%&
 !"#$%&'()*+,-./0
 !"#$%&'()*+, !

 !"#$%&'()*+,-./01
 !"#$%&'()*+,-./01
 !"#$%&'() *+,-./"
 !"#
 !"#$%&'()%&*+,-./.012
 !"#$%
⁄2
PAUSE
= !
 !"#$%&'()*+ ,-./0!12
 !"
⁄3
STOP
= !
 !"#$%&'( )!*+,-./(
⁄4
PLAY
= !
 !"#$%&'(
⁄5
OPEN/CLOSE
= L 
 !"#$%&'()$%*+,-.$%/012
 !"#$%&'()*
⁄6 DISPLAY OFF !"#$
 !"#$%&'()"*+,-./
⁄7 
 !"#$%!"&

Other manuals for Marantz SA8400

Related product manuals