EasyManua.ls Logo

TSN Systems Box 3.0 - Page 31

Default Icon
37 pages
Print Icon
To Next Page IconTo Next Page
To Next Page IconTo Next Page
To Previous Page IconTo Previous Page
To Previous Page IconTo Previous Page
Loading...
TSN Box Development – TSN Box 3.0 Getting Started Guide
Hardware – 31
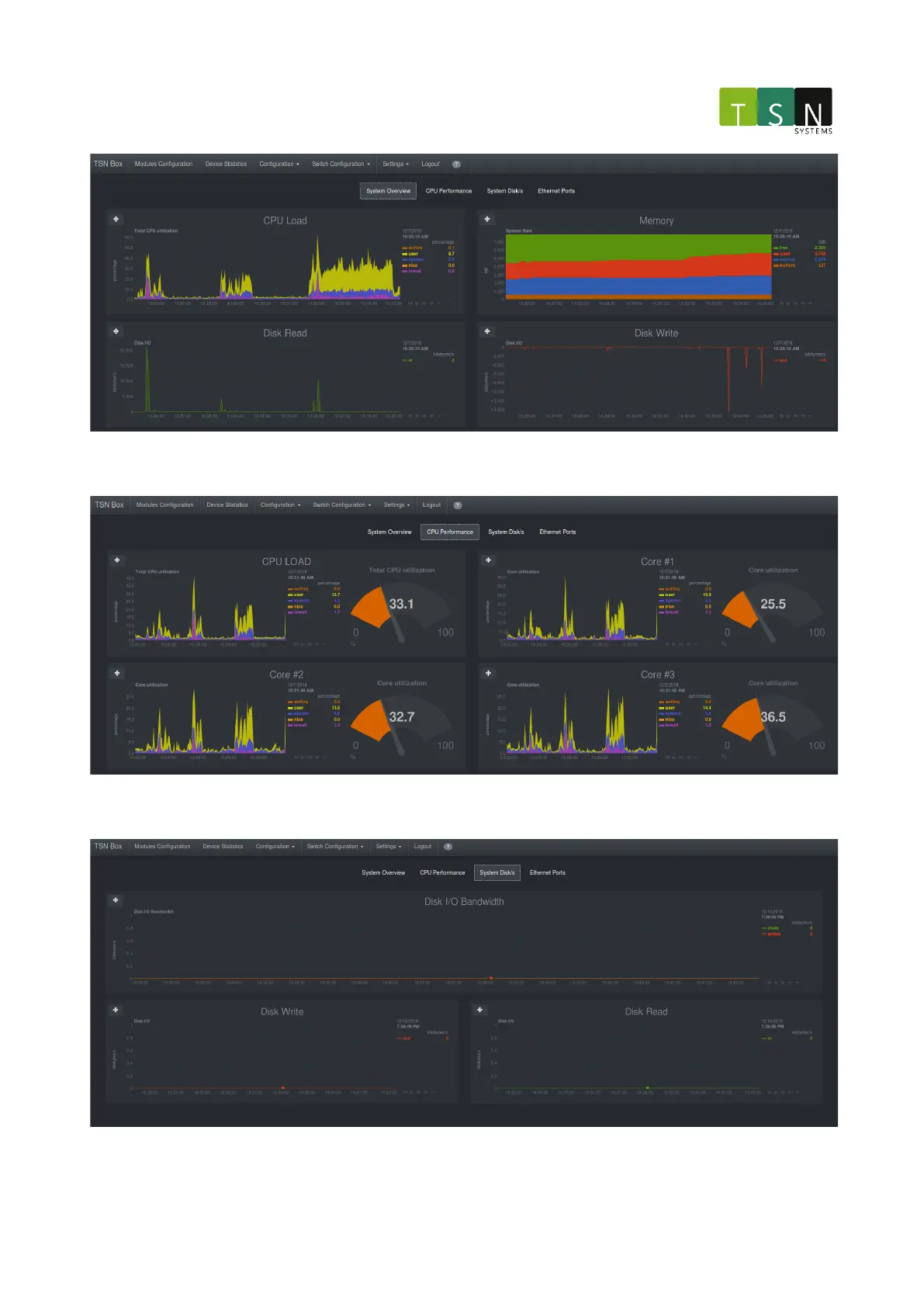
CPU Performance:
System Disks: