EasyManua.ls Logo

Garmin GPSMAP 76CSx - To find an address

Garmin GPSMAP 76CSx
118 pages
Print Icon
To Next Page IconTo Next Page
To Next Page IconTo Next Page
To Previous Page IconTo Previous Page
To Previous Page IconTo Previous Page
Loading...
GPSMAP 76CSx Owner’s Manual 23
BASIC OPERATION > USING THE FIND MENU
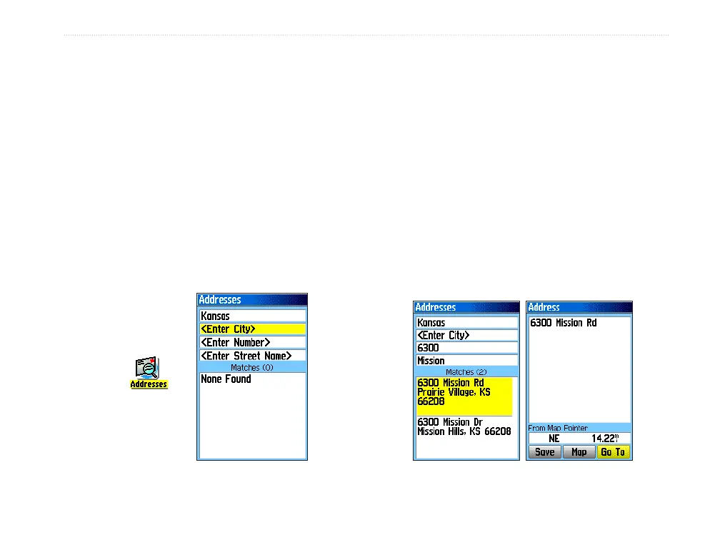
To find an address:
1. Press FIND to open the Find Menu.
2. Highlight the Addresses icon, and press
ENTER to open the Addresses Page.
If your unit has a GPS fix, the <Enter Region>
field is populated with your current region.
You do not have to specify a city in the <Enter
City>, as the database has information for the
entire region. However, you can select a city
if you want to reduce the possible number of
address matches.
In place of a city, you can use extended postal
codes in select European areas.
Addresses Page
Addresses
icon
3. Highlight the <Enter Number> field, and press
ENTER.
4. Type the street number using the on-screen
keypad. When finished, highlight OK and press
ENTER again.
5. Highlight the <Enter Street Name> field, and
press ENTER. The street list opens.
6. Use the on-screen keypad to enter enough
of the street name to show a match. When
finished, highlight OK, and press ENTER. A list
of matches appears.
7. Select the address you want, and press
ENTER to open the Address information page.
Matching
addresses
Information
page

Table of Contents

Other manuals for Garmin GPSMAP 76CSx

Related product manuals