EasyManua.ls Logo

ISHIDA UNI-7 - Appendix Text Editing; Operation Panel and Key Functions

ISHIDA UNI-7
309 pages
Print Icon
To Next Page IconTo Next Page
To Next Page IconTo Next Page
To Previous Page IconTo Previous Page
To Previous Page IconTo Previous Page
Loading...
Chapter 10 PROGRAM MODE
8.
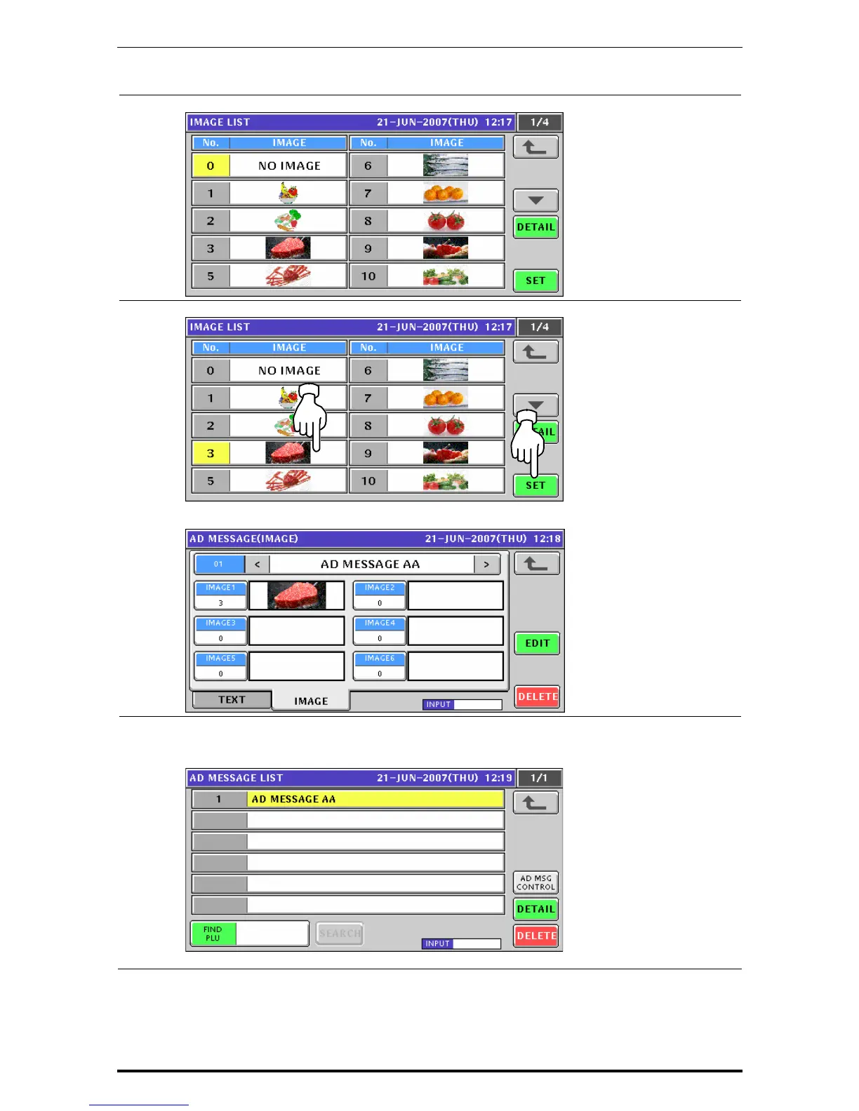
The Image List appears.
9.
Press to select a desired field and press the [SET] button.
The selected image has been assigned in the designated field.
10.
Repeat steps 7 through 9 for more registrations.
Then, press the Return button to finalize this procedure.
The edited message has been registered.
Uni-7 User’s Manual 10-45

Table of Contents

Other manuals for ISHIDA UNI-7

Related product manuals