EasyManua.ls Logo

ISHIDA UNI-7 - Page 289

ISHIDA UNI-7
309 pages
Print Icon
To Next Page IconTo Next Page
To Next Page IconTo Next Page
To Previous Page IconTo Previous Page
To Previous Page IconTo Previous Page
Loading...
Chapter 11 SETUP MODE
5.
The edited text has been registered.
6.
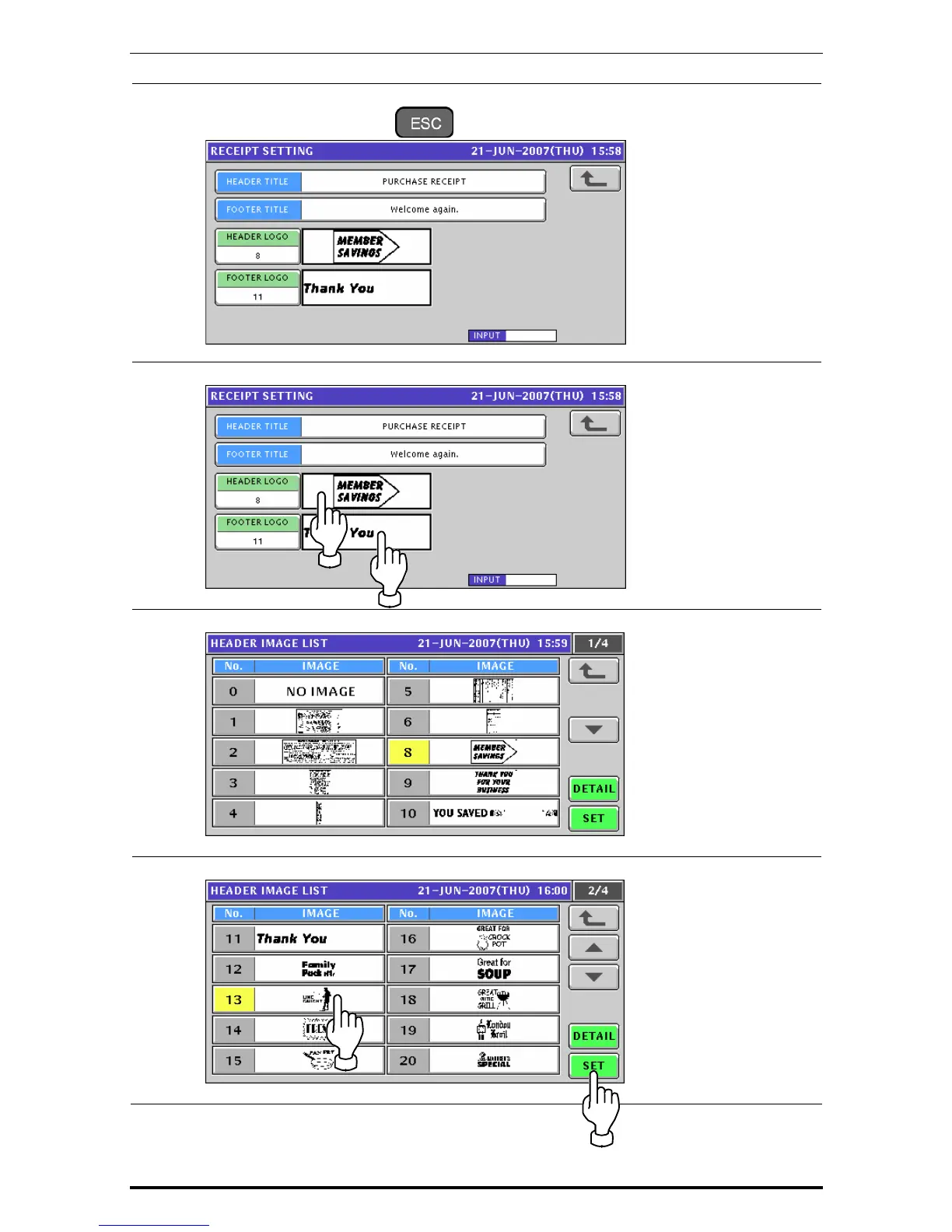
To edit the header and footer logo images, press the corresponding field.
7.
The Image List screen appears.
8.
Select a desired image by pressing the corresponding filed, and press the [SET] button.
11-36 Uni-7 User’s Manual

Table of Contents

Other manuals for ISHIDA UNI-7

Related product manuals