EasyManua.ls Logo

Linde E30 - Page 86

Linde E30
168 pages
Print Icon
To Next Page IconTo Next Page
To Next Page IconTo Next Page
To Previous Page IconTo Previous Page
To Previous Page IconTo Previous Page
Loading...
Service Training
Section 2.6
Page 32
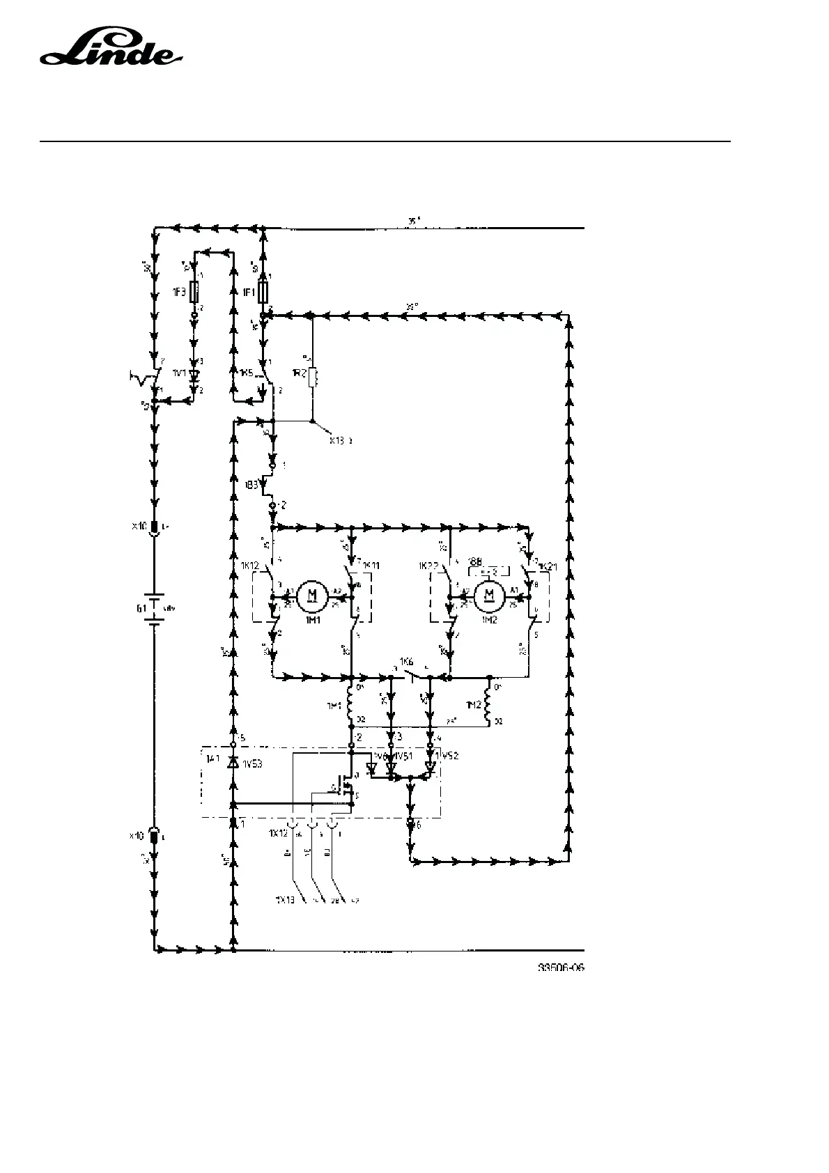
2.6.5.4.2 BRAKING CIRCUIT STAGE 2
As soon as the motors act as generators, a regenerative current flows through the brake diodes 1V51 and
1V52 back to the battery. The battery negative pole is connected to the armature winding of the motors via
regenerative brake diode 1V53.

Table of Contents

Related product manuals