EasyManua.ls Logo

ISHIDA WM-NANO - Step 12: Final Emergency Switch Release

ISHIDA WM-NANO
153 pages
Print Icon
To Next Page IconTo Next Page
To Next Page IconTo Next Page
To Previous Page IconTo Previous Page
To Previous Page IconTo Previous Page
Loading...
Chapter 2 Functions for Each Mode
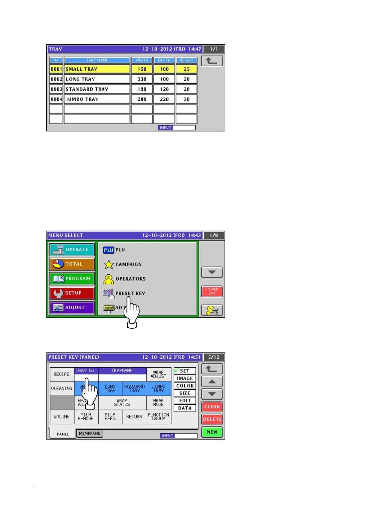
If no number is entered before touching the [TRAY No.] button, the tray list screen appears.
2.2.2 Preset Keys Added
Shown below are added preset keys:
TRAY No. / WRAP ADJUST / CLEANING / HEATER ADJUST / WRAP STATUS / WRAP MODE /
VOLUME / FILM REMOVE / FILM FEED / RETURN
For details of the added preset keys, see [] of the normal mode.
1. Touch [PRESET KEY] in the PROGRAM mode screen.
If [PRESET KEY] is not displayed, touch or button until it appears.
2. The [PRESET KEY (PANEL)] screen appears.
Enter a tray number and touch a key to which you want to assign the tray.
2-10

Table of Contents

Other manuals for ISHIDA WM-NANO