EasyManua.ls Logo

ISHIDA UNI-7 - Page 109

ISHIDA UNI-7
189 pages
Print Icon
To Next Page IconTo Next Page
To Next Page IconTo Next Page
To Previous Page IconTo Previous Page
To Previous Page IconTo Previous Page
Loading...
Chapter 7 SETUP MODE
12.
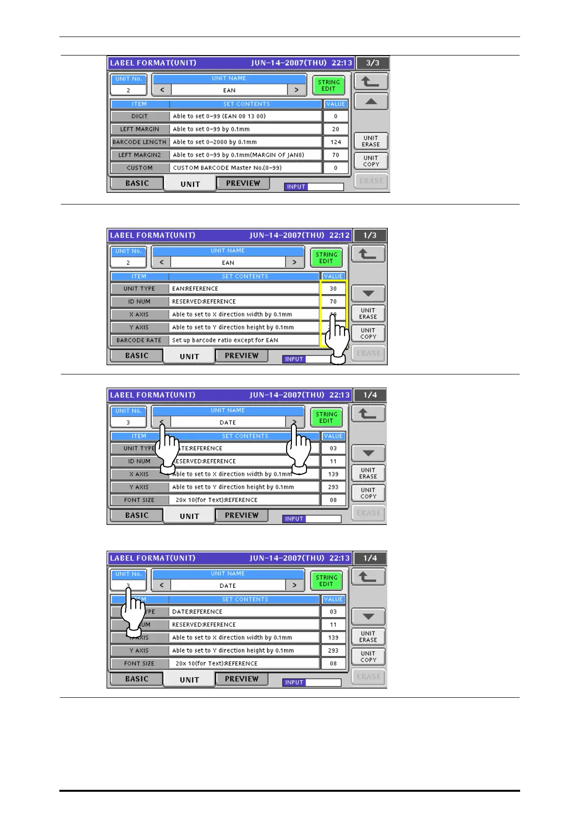
To change a value for each item, enter a desired numeric value and press the
corresponding field.
13.
To select a desired print unit data, either press either [<] or [>] button,
or enter the numeric data and press the “UNIT No.” field.
UNI-7 Service Manual 7-7

Table of Contents

Other manuals for ISHIDA UNI-7

Related product manuals