EasyManua.ls Logo

Panasonic PV500 - Page 258

Panasonic PV500
494 pages
Print Icon
To Next Page IconTo Next Page
To Next Page IconTo Next Page
To Previous Page IconTo Previous Page
To Previous Page IconTo Previous Page
Loading...
256
Setting Inspection Conditions
Chapter 4
6.
When "Color" (Color by Judgement) has been set, select "OK Color" or "NG
Color".
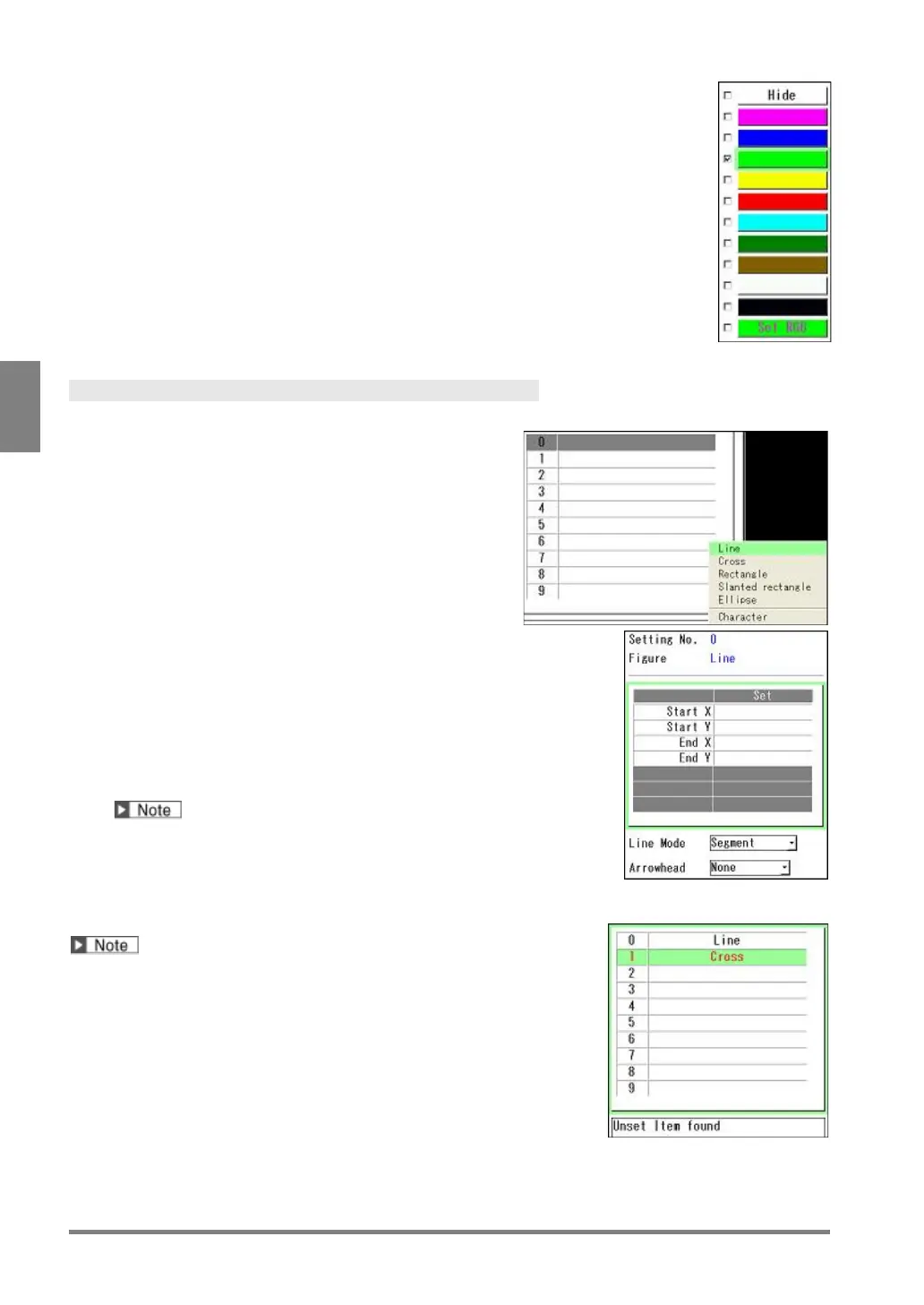
A total of twelve colors are available, which are "Hide", 10 preset colors and one
user-specified color.
7.
Select a desired color and press the ENTER key.
The box of the selected color is checked.
When you selected "Set RGB", set the values of RGB to create a desired color.
The setting procedure is the same as that of "ENVIRONMENT" > "Color". (See page
340)
Selecting Figure
Up to ten figures with the same camera and color settings can be set.
8.
Select the list of figure.
Now you can select No.0 to 9.
9.
Select the figure number to set.
The available six figures are displayed.
10.
Select the figure number to create.
The setting window of the selected figure is displayed.
The items to specify the size of the figure and the display position
are in the upper table, and the optional items to set appearance
such as Arrowhead or Solid are beneath the table.
Refer to the next page for how to set each figure.
After the selection of a figure, it cannot be changed to another
figure.
To change the figure, delete the current figure and recreate a new
figure.
The set figure name is displayed in the list.
When the figure name is displayed in red, it shows that the figure
cannot be drawn correctly. Moving the cursor onto the figure
number displays the reason why it cannot be drawn in the
message field. Change the setting to draw the figure correctly.

Table of Contents