EasyManua.ls Logo

Polaroid SprintScan SS35 - Page 170

Polaroid SprintScan SS35
187 pages
To Next Page IconTo Next Page
To Next Page IconTo Next Page
To Previous Page IconTo Previous Page
To Previous Page IconTo Previous Page
Loading...
170
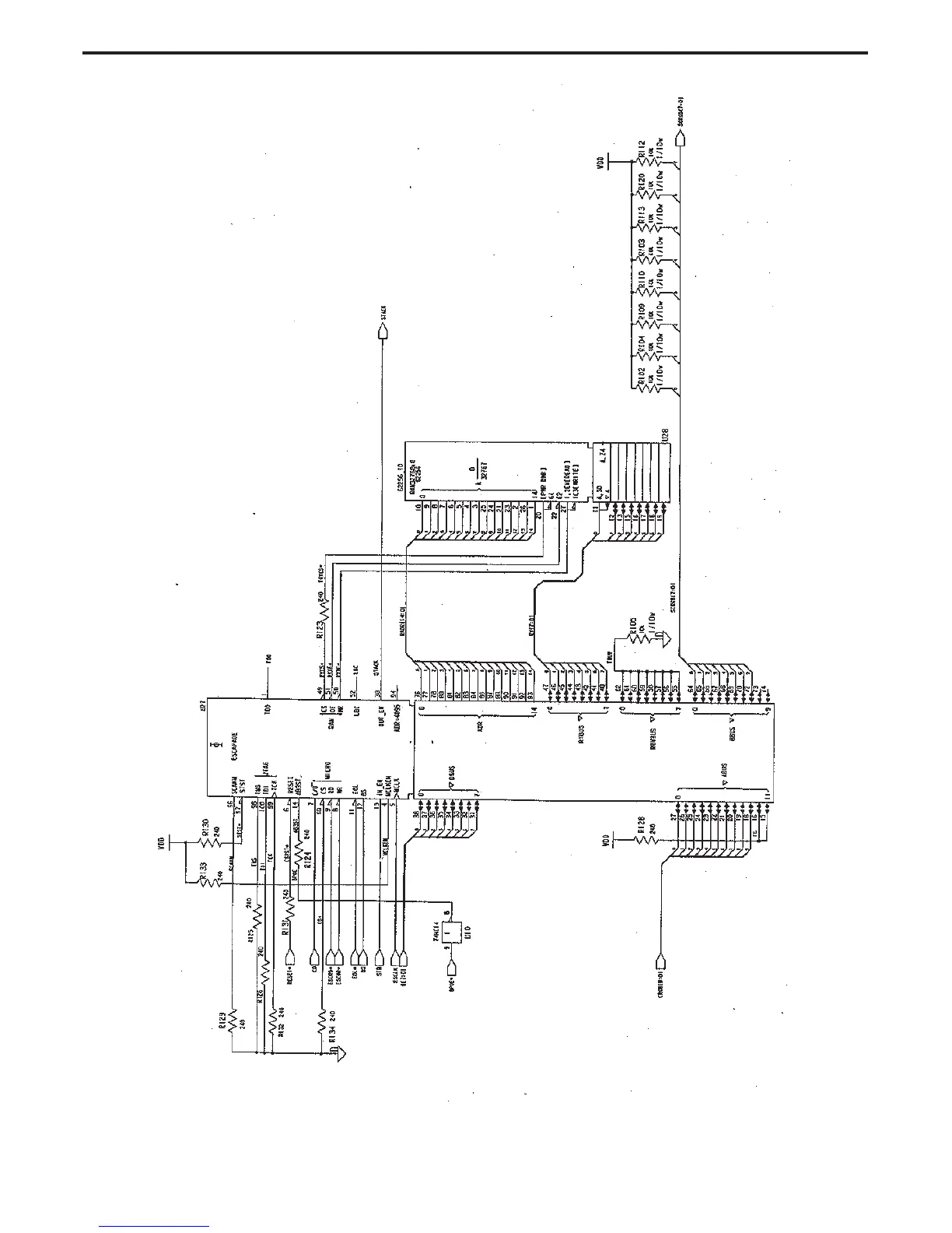
Slide Scanner Repair Manual System Diagrams
SS35/SS35 ES Main Controller PC Board
(Sheet 4 of 8)

Table of Contents

Related product manuals