EasyManua.ls Logo

Acterna ANT-5 - Event Log; Anomaly Count; Graphs

Acterna ANT-5
174 pages
Print Icon
To Next Page IconTo Next Page
To Next Page IconTo Next Page
To Previous Page IconTo Previous Page
To Previous Page IconTo Previous Page
Loading...
The SDH Access Tester application
Acterna ANT-5 Page 69
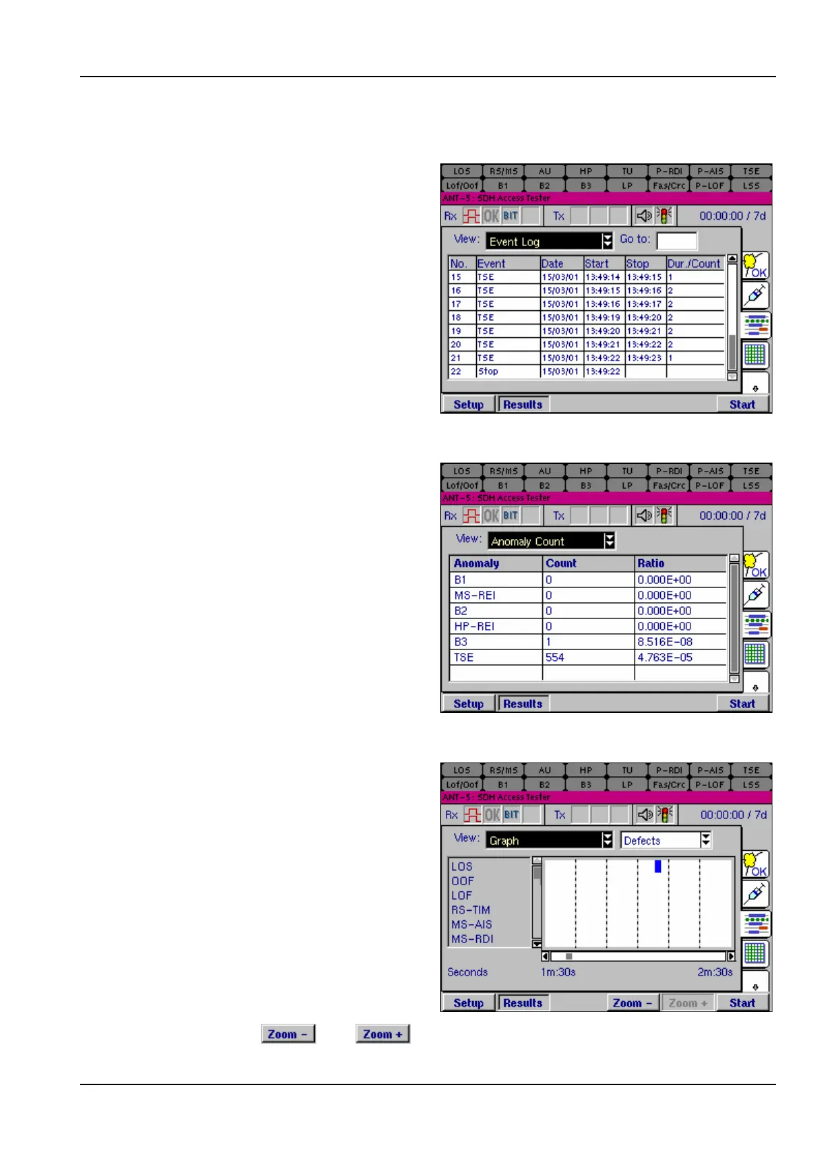
4.13.2 Event Log
The Event Log view lists all SDH and
PDH events in time order as they
occur during a test, including start-
time, stop-time, and duration of the
defect or total anomalies per second.
4.13.3 Anomaly Count
The Anomaly Count view lists all
SDH & PDH anomalies in hierarchical
order which are relevant to the current
signal structure. The number of
anomalies occurring during a test are
counted for each anomaly type, and
the ratio of each anomaly within the
elapsed period of test is displayed.
4.13.4 Graphs
The Graph view displays a graphical
timeline representation of any SDH
anomalies or defects that have been
detected during a test. The anomaly
or defect occurrences are plotted as a
set of horizontal bars against a time
axis divided into intervals of one day,
hour, minute or second. A bar is
displayed to indicate that an event
was detected during that time interval.
The time scale is shown under the
chart, and can be set to a resolution
of 60 days, hours, minutes or seconds
by pressing the and keys. Vertical columns show sub-divisions of 10

Table of Contents

Related product manuals