EasyManua.ls Logo

Frontier LP7700 - Arcnet Self-Diagnostic (Details of Modes)

Frontier LP7700
904 pages
Print Icon
To Next Page IconTo Next Page
To Next Page IconTo Next Page
To Previous Page IconTo Previous Page
To Previous Page IconTo Previous Page
Loading...
Self-diagnostic
1/3
3. Mode
35940
35940
ARCNET Self-Diagnostic (details of modes)
Also see the following references to utilize for diagnosis.
Bringing up the display
Maintenance: 2260ExtensionMaintenance Self-diagnosticARCNET Self-Diagnostic
NOTE
ARCNET Self-Diagnostic is supported by FRONTIER-Printer Ver. 2.0 or later, and QSS-Printer Ver. 3.0 or later.
!
!!
! Explanation
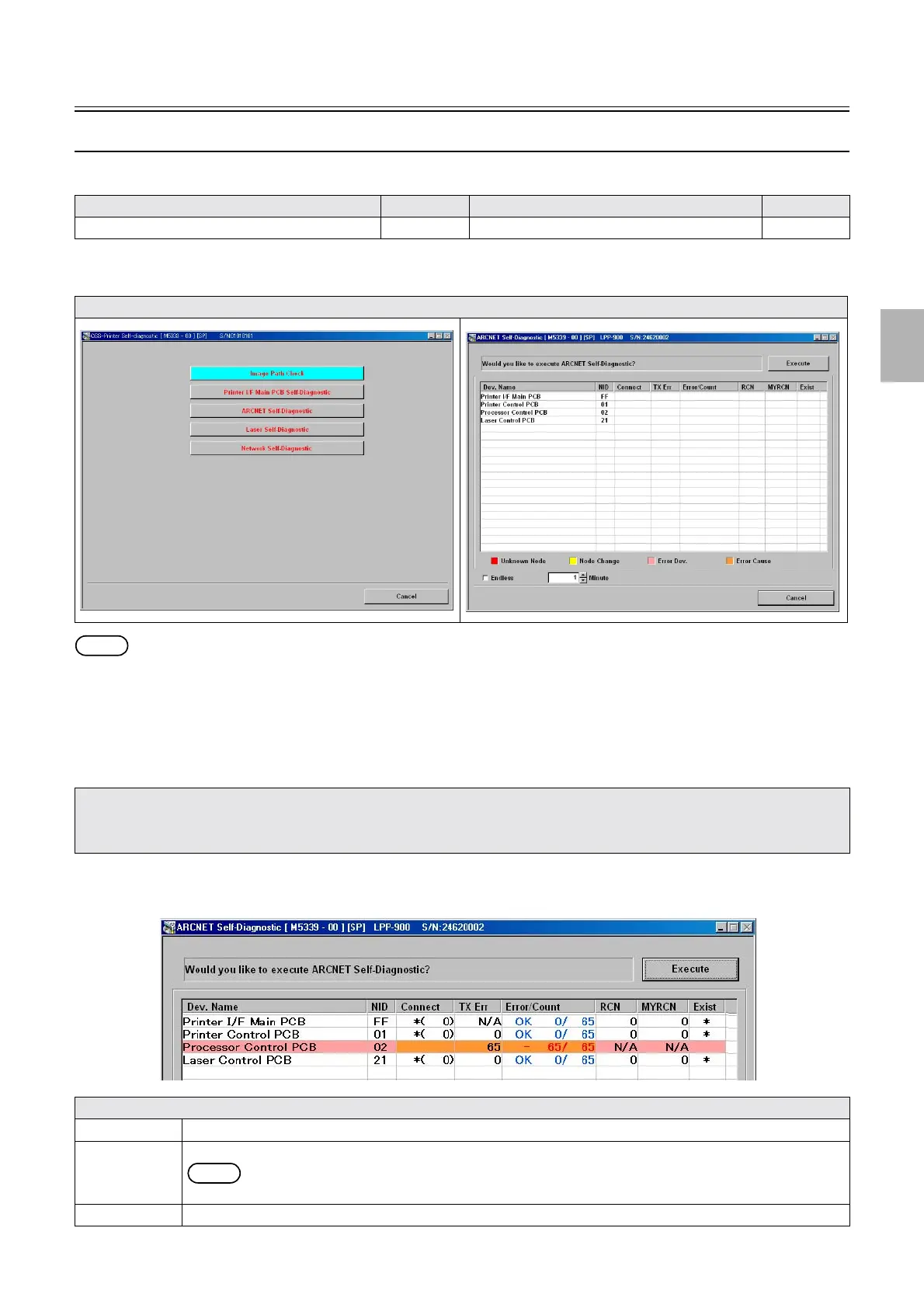
" Confirming connection of each ARCNET PCB
The self-diagnosis program checks the communication state of each ARCNET PCB, displays the diagnosis on the ARCNET Self-
Diagnostic screen after it detects the ARCNET PCB that may have a communication error.
!
!!
! Screen explanation 1
Model Reference Model Reference
ARCNET Self-Diagnostic (diagnosis)
35941 ARCNET Self-Diagnostic (results) 35942
Display
ARCNET Self-Diagnostic may not function normally in the conditions below.
1. The PC and Printer I/F Main PCB do not communicate with LAN normally.
2. The communication error occurred on a PCB equipped with the HUB function.
Explanation
Execute Press this to start ARCNET Self-Diagnostic.
Cancel Press this to stop ARCNET Self-Diagnostic.
NOTE
While the system is performing ARCNET Self-Diagnostic, Execute turns Cancel.
Cancel Press this to complete ARCNET Self-Diagnostic.
G085407
Distributed by: minilablaser.com

Table of Contents

Related product manuals